In Fracttal One, the planned tasks compliance analysis is an essential tool for maintenance management. Currently, we have two approaches for this analysis: the configuration "Analyze compliance without monthly restriction" (ON), which offers greater flexibility in evaluating periods, and the configuration (OFF), which operates based on the monthly restriction.
The "Analyze compliance without monthly restriction" setting can be found at:
Settings → Modules → Work Orders
Configuration:
Analyze compliance without monthly restriction
Available values:
ON → The calculation considers the entire selected range
OFF → The calculation remains restricted to the calendar month
Where to view the compliance chart?
The chart can be viewed at:
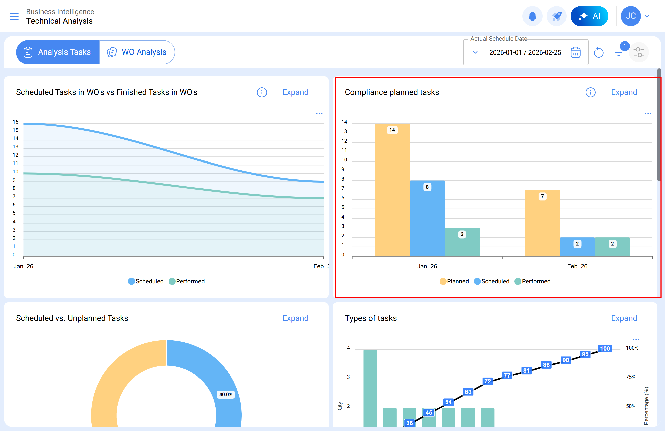
Business Intelligence → Technical Analysis → Planned Tasks Compliance
The chart presents three columns for each month:
Planned
Scheduled
Completed
Even when a larger range is selected, the chart will continue to show the results separated by month, solely for visualization purposes.
Difference between the enabled and disabled configuration
The main difference between both modes lies in how the system calculates task compliance.
Enabled configuration (ON)
When the configuration is enabled:
The calculation considers the entire selected date range
The creation date of the WO does not influence the result
Tasks are counted according to their scheduling and execution dates
The analysis can be done in a single date range, even if it spans several months
This means that the calculation is continuous within the period, although the chart continues to show the results by month.
Example:
A WO created in December with a task scheduled for January and completed in January.
This task will be correctly counted in the month of January, since the calculation considers the execution within the analyzed period.
It is recommended to enable the setting when:
WOs are created in advance
There are preventive maintenance processes
It is necessary to analyze broader periods
Greater consistency between planning and execution is sought.
Disabled configuration (OFF)
When the configuration is disabled:
The calculation is restricted to the calendar month
The creation date of the WO influences the result
Each month must be analyzed independently
For example, if the selected range is: January 1 – February 25
Validation must be done separately for:
January 1 – January 31
February 1 – February 25
Additionally, for tasks to be counted, the WO must have been created within the analyzed month.
It may be useful to keep the configuration disabled when:
The company operates with strictly monthly operational cycles
WOs are created and executed within the same month
The same historical analysis criteria are desired to be maintained
For a detailed understanding of the planned tasks compliance analysis under a monthly restriction scheme, see the article: Planned Tasks Compliance Analysis in Fracttal One