To access it, simply enter the main menu and look for the “Business Intelligence” module.
By clicking, all associated submodules will be displayed, and you must click again on “Technical Analysis” for the window with the technical analysis section to finally appear.
This module contains several charts that will allow you to analyze task completion, work orders (WOs), among other options that we will explain according to the submodule.
Task Analysis Submodule
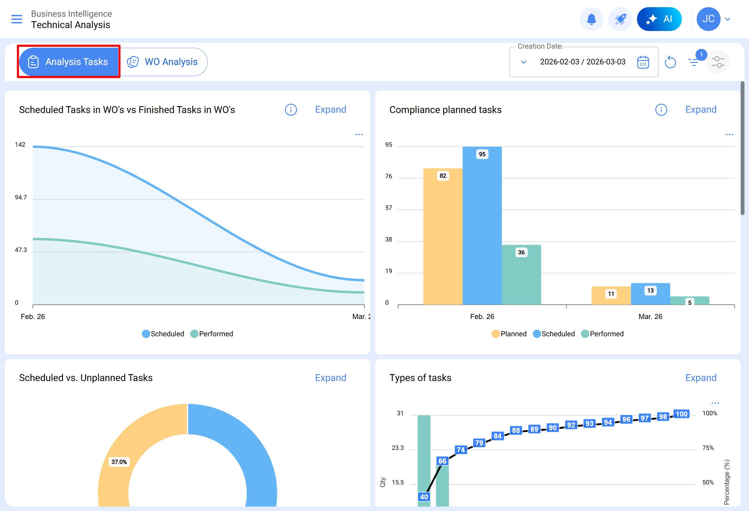
In this submodule, there are several charts that allow analyzing the completion of scheduled and completed tasks, compliance with planned tasks, planned vs unplanned tasks, types of tasks, task rescheduling analysis, task pause analysis in WOs, among other options that we will explain below:
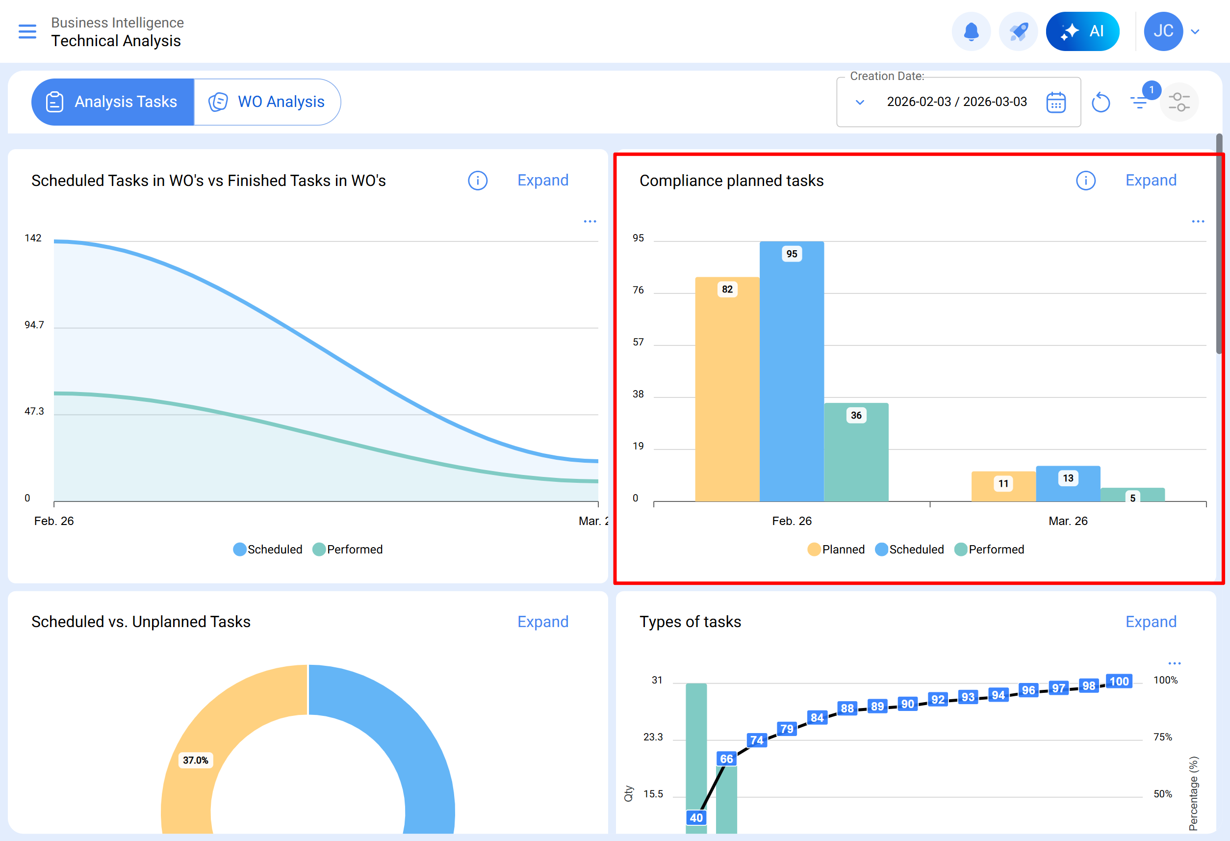
Scheduled Tasks in WOs vs Completed Tasks in WOs
An area chart that allows clear visualization of the evolution over time of scheduled work orders compared to completed ones, highlighting the accumulated differences between both categories based on their date.
Compliance with Planned Work
A bar chart that quickly contrasts monthly compliance based on tasks that have been planned, scheduled, and completed, keeping in mind that these tasks are not cumulative (tasks are not extrapolated to subsequent months), as it is a chart of monthly task compliance.
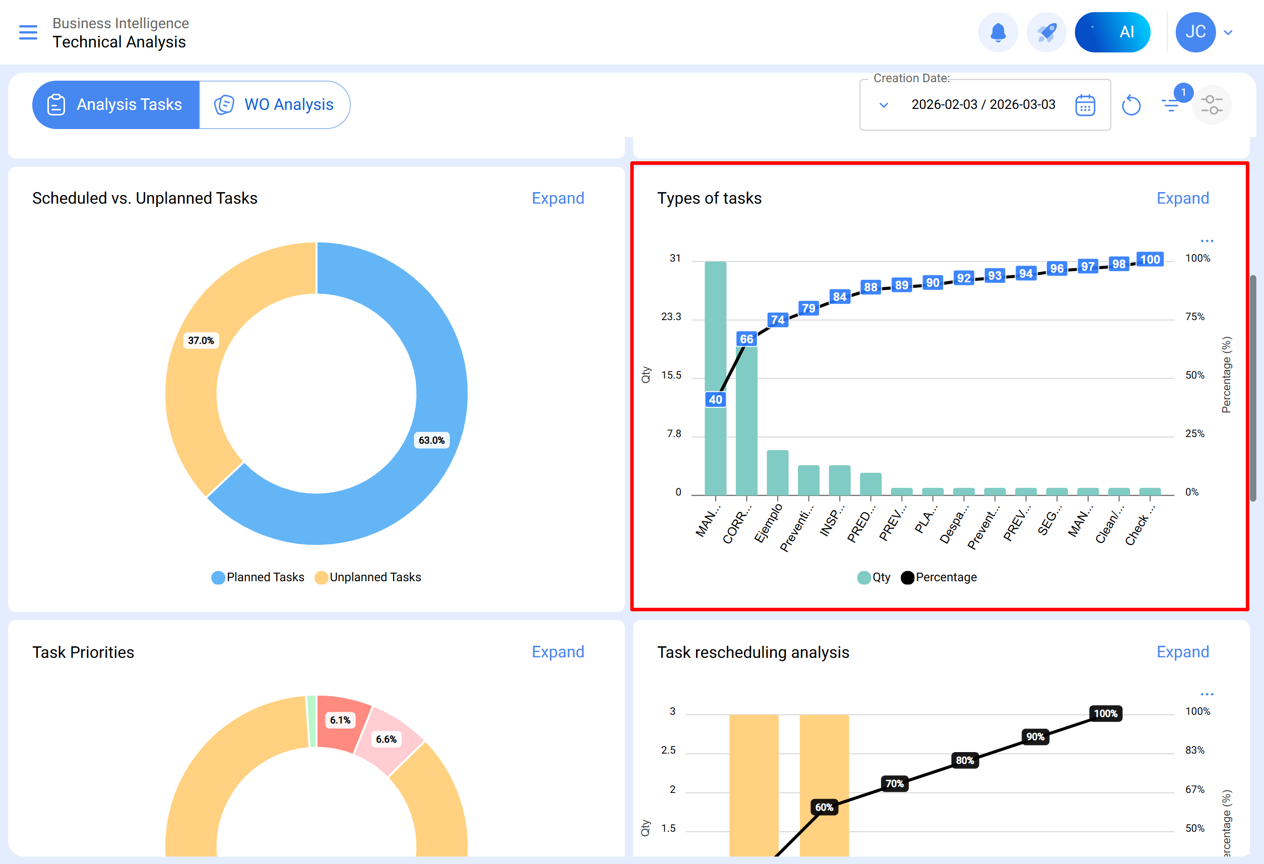
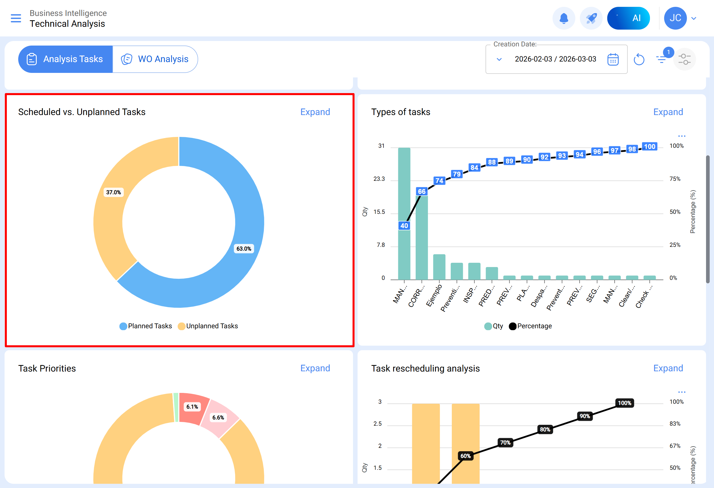
Planned vs Unplanned Tasks
A pie chart where you can compare the percentage of planned tasks versus unplanned tasks.
Types of Tasks
A Pareto diagram that allows graphically classifying information both percentage-wise and numerically to highlight which types of tasks have the greatest impact on task management.
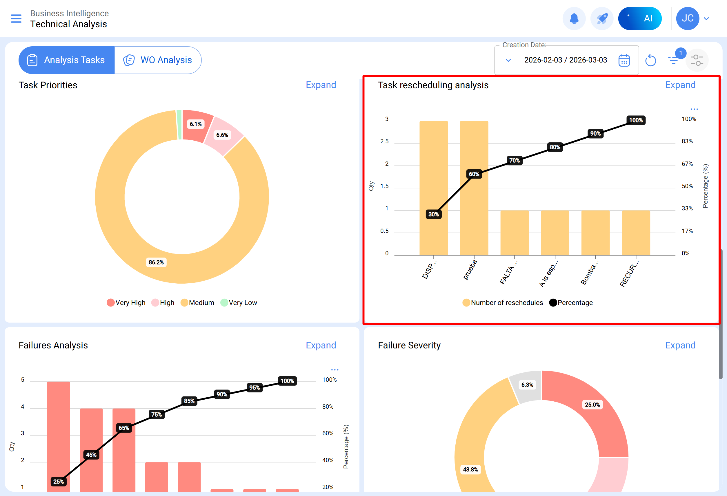
Task Priorities
A pie chart representing the percentage distribution of tasks scheduled in open WOs, classified according to their priority level. This chart allows quickly identifying what proportion of tasks in WOs in process or under review corresponds to each priority category.
Rescheduling Analysis
This bar chart focuses on the most common reasons why a task is not carried out. Each reason must be entered from the configuration module, under the auxiliary catalogs option. It is recommended to avoid using words that disperse the information.
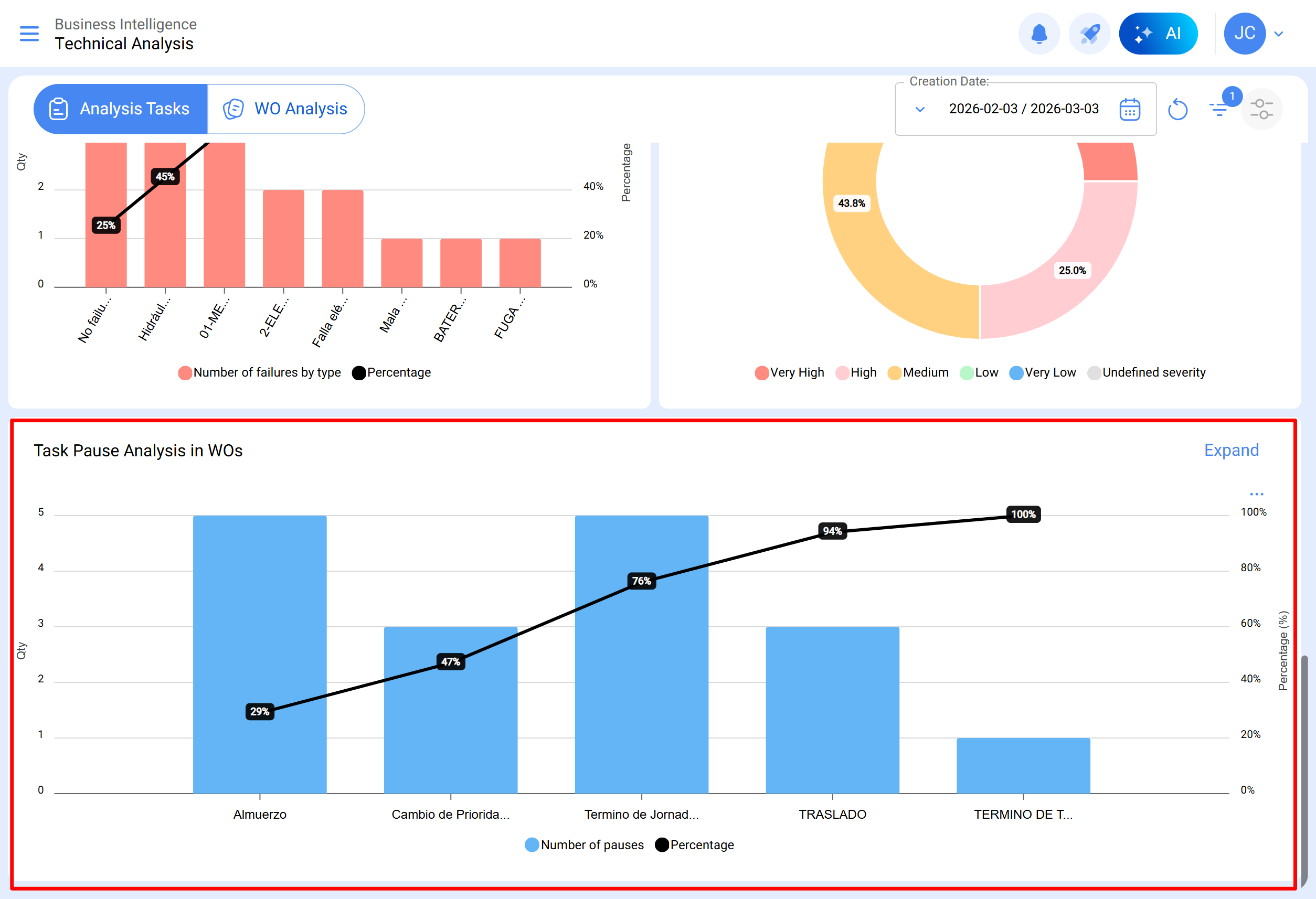
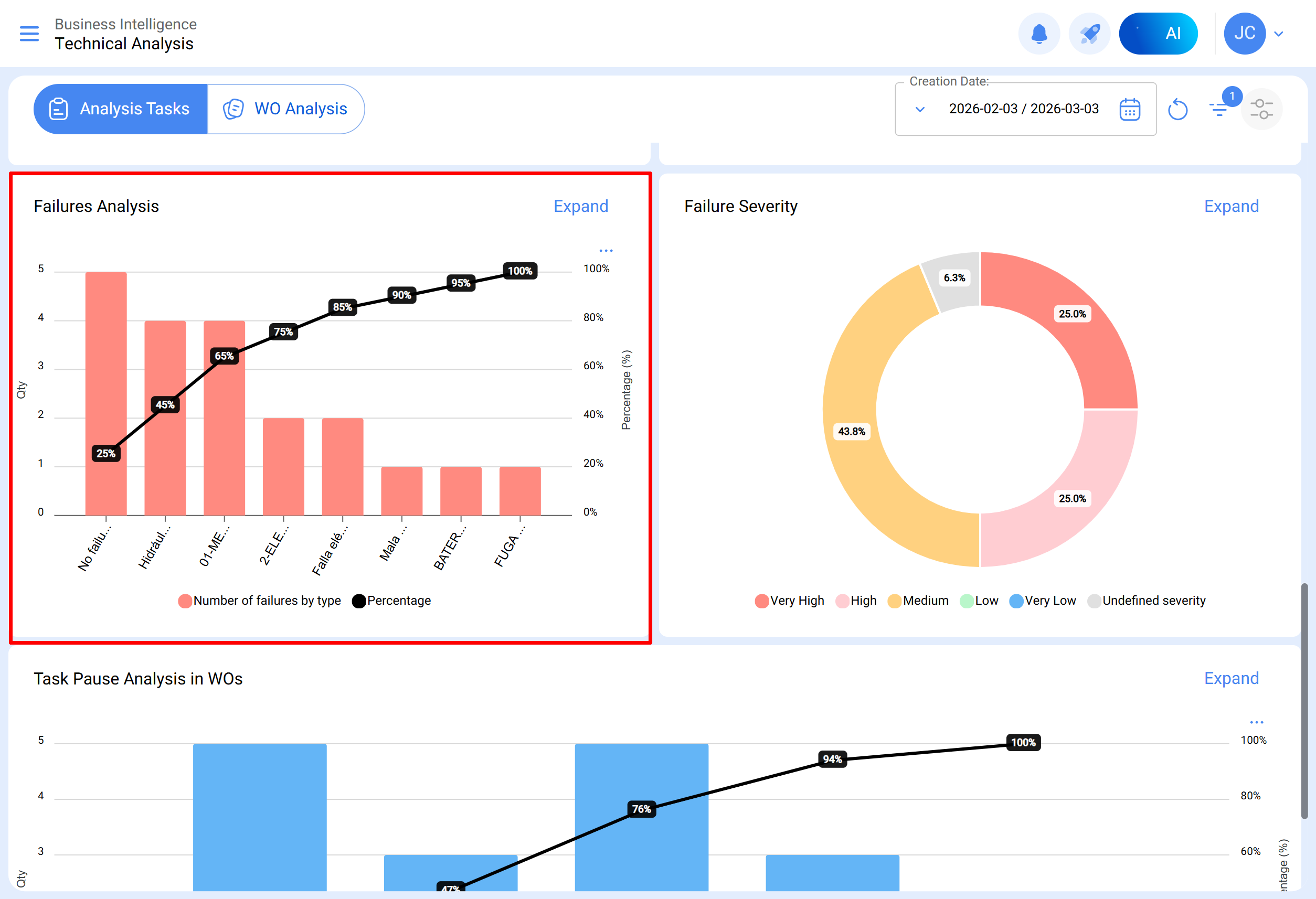
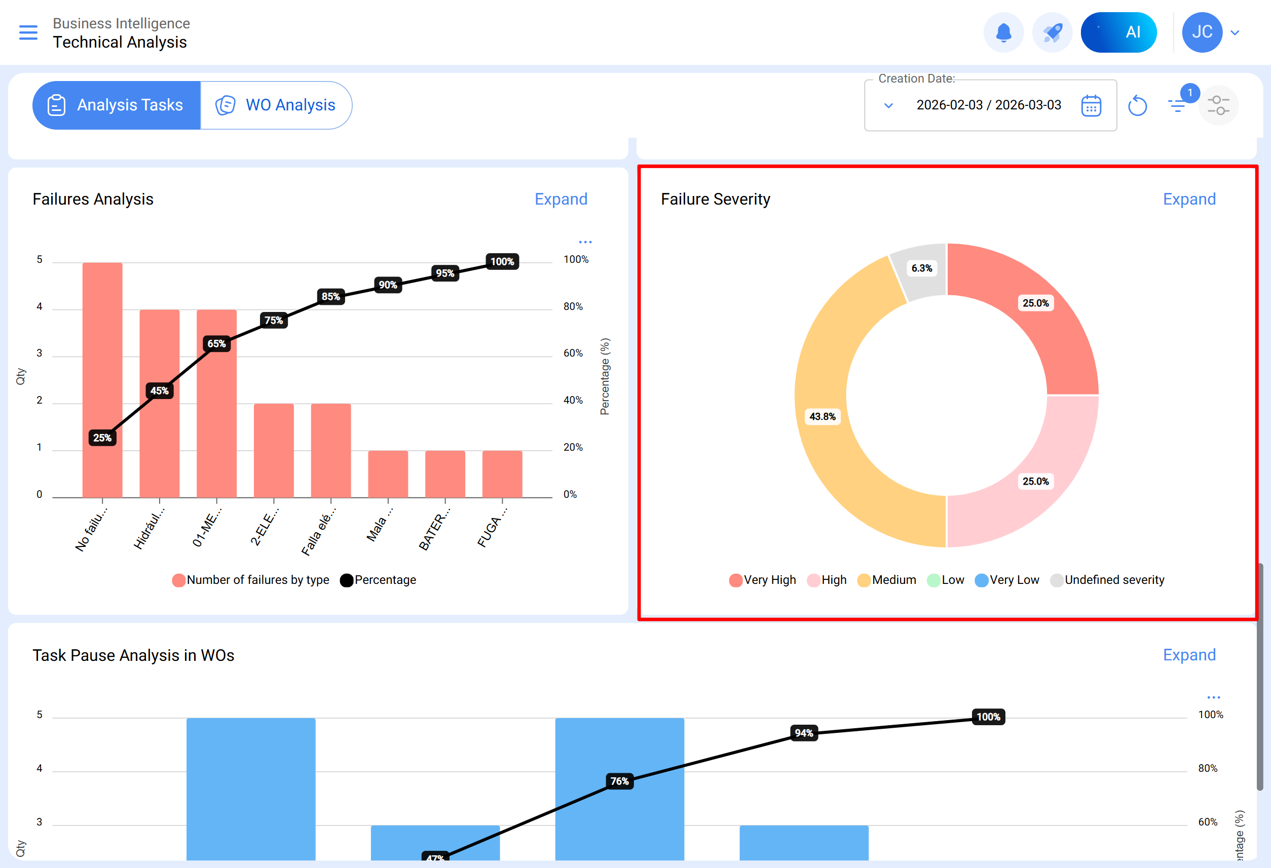
Failure Analysis
This section covers the chart that analyzes the most common failures in the maintenance area. Failures must be added from the configuration module, under the auxiliary catalog option. It is essential to avoid repetitive names or synonyms to maintain information consistency.
Cause of Failure
A bar chart that breaks down the main causes associated with each type of reported failure, allowing visual identification of the most frequent causes and their relationship with different types of failures. To view it, click on the bar of the type of failure you want to analyze.
Failure Severity
A pie chart illustrating the percentage distribution and quantities of failures classified according to their severity.
Task Pause Analysis in WOs
This analysis focuses on the most common pauses during maintenance. Pauses must be added from the configuration module, under the auxiliary catalog option. It is advised to avoid repetitions and synonyms to maintain information consistency.
WO Analysis Submodule
In the work order analysis submodule, various representative charts are used that, through precise analysis, allow making assertive medium- and long-term decisions. These charts include comparisons between scheduled tasks in WOs, completed tasks, created tasks, cancellation reasons, etc. It is crucial that the initially consolidated information contains keywords, avoiding repetitions and variations in definitions to maintain accuracy.
Created WOs vs Completed WOs
An area chart showing the temporal evolution of the number of work orders created and completed during a specific period, allowing identification of trends and comparison of the pace of creation and completion of WOs.
WO Cancellation Reasons
Displays the most common cancellation reasons. These reasons can be added from the configuration module, under auxiliary catalogs. Avoid repetitions and synonyms when creating reasons, as they can distort the information.
WO Rating
Shows the rating given to technicians or direct responsible parties, reflecting service quality. It is recommended to establish a rating culture in the area.
Detailed WO Information
Presents a history of work orders, including data such as equipment downtime, downtime duration, creator responsible, priority, classification notes 1 and 2, initiator, WO rating, request number, cancellation reasons, human resources, services used, total hours, and total cost.
When selecting a WO, it is displayed as follows:
In the technical analysis module, information can be grouped in charts according to different parameters such as:
- Scheduled Date: In the context of the charts, the "Scheduled Date" refers to the planned or projected time to carry out a specific task, activity, or process. This date indicates the prior scheduling established to execute a particular action in time.
- Creation Date: The "Creation Date" in the charts refers to the moment when an element was initially generated or created, such as a work order, a task, or any other component. It is the timestamp indicating the start of the existence of that element.
- Start Date: The "Start Date" in the chart interface indicates the beginning of a specific period. It may refer to the initial point of a task. This date marks the start of the time interval being analyzed.
- End Date: The "End Date" in the charts indicates the end of a defined period. It marks the completion of a task, setting the limit of the time interval under consideration in the analysis.
Additionally, most of these charts can be analyzed in detail by clicking “See More,” where the system will display a table with a detailed description of what is shown in the charts.
Likewise, all the information shown in the module can be downloaded or exported, as appropriate, by using the additional options menu that accompanies each chart and table.