The analysis of task compliance in Fracttal One is carried out through monthly charts. If the query range covers several months, the analysis must be performed individually for each month.
The total number of planned tasks during the month (Planned).
The number of tasks that were sent to a Work Order (WO) during the same month they were planned (Scheduled).
The number of tasks completed in finalized WOs during the same month they were planned (Performed).
It is important to note that the charts are monthly, so if the query range spans several months, the analysis must be done individually for each month.
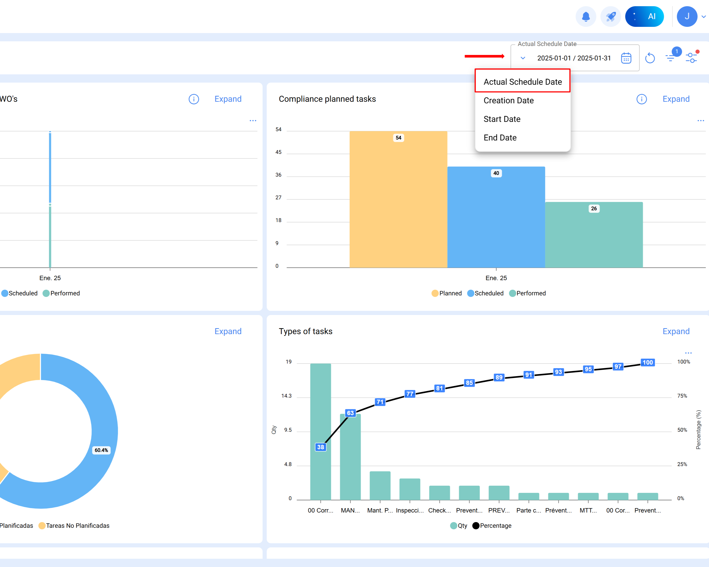
Note: To obtain the accurate reference for the analyzed period, the actual scheduled date filter must be applied.
Below is a practical example of the analysis conducted for January 2025:
Procedure
Select the month for analysis
Once the range is defined in the technical analysis module, Fracttal automatically generates the corresponding chart, with the columns Planned, Scheduled, and Performed.
Planned Column:
Represents the total number of planned tasks for the analysis month.
The calculation considers:
Pending tasks scheduled in January (planned to be executed that month).
Tasks in WOs in process, review, or completed with creation dates prior (for example, October).
Unstarted tasks in completed WOs created in the same month (subtracted from the total).
The planned tasks for January are calculated as follows:
Result = 54 planned tasks
Planned tasks: YesActual Scheduled date: From January 1 to 31
Total= 14
All tasks in WOs in process, review, and completed scheduled in January and with WO creation date in January.
Filters applied:
Planned tasks: Yes
Actual Scheduled date: From January 1 to 31
Status ID: Open WO's, Complete WO's, Closed WO's
WO creation date: From January 1 to 31
Total= 40
All unstarted tasks in completed WOs scheduled in January and with WO creation date in January.
Filters applied:
Planned tasks: Yes
Actual Scheduled date: From January 1 to 31
Status ID: Closed
Task status: Not started
WO creation date: From January 1 to 31
Total= 0
14 + 40 - 0 = 54 planned tasks in January
Scheduled Column
Indicates the tasks actually scheduled in WOs created within the same analysis month.
It is calculated as:
Tasks in WOs in process, review, or completed, scheduled and created in January.
Minus unstarted tasks in completed WOs within the same month.
Planned tasks: Yes
Actual Scheduled date: From January 1 to 31
Status ID: Open WO's, Complete WO's, Closed WO'S
WO creation date: From January 1 to 31
Total = 40
All unstarted tasks in completed WOs scheduled in January and with WO creation date in January.
Filters applied:
Planned tasks: Yes
Actual Scheduled date: From January 1 to 31
Status ID: Closed
WO creation date: From January 1 to 31
Task status: Not started
Total = 0
40-0 = 40 scheduled tasks in January
Performed Column
Reflects the number of tasks executed and closed during the study month.
It is calculated based on:
Tasks scheduled, started, and completed in January, within closed WOs created in a previous month (for example, October).
Minus unstarted tasks in closed WOs created in the same month.
Planned tasks: Yes
Actual Scheduled date: From January 1 to 31
Status ID: Closed
Start date: From January 1 to 31
End date: From January 1 to 31
WO creation date: From January 1 to 31
Total = 26
All unstarted tasks in closed WOs, scheduled in January and with WO creation date in January.
Filters applied:
Planned tasks: Yes
Actual Scheduled date: From January 1 to 31
Start date: From January 1 to 31
Task status: Not started
WO creation date: From January 1 to 31End Date: From January 1 to 31
Total = 0
26 = 26 completed tasks in January