No Fracttal One, a análise de cumprimento de tarefas planeadas é uma ferramenta essencial para a gestão da manutenção. Atualmente, dispomos de duas abordagens para esta análise: a configuração "Analisar cumprimento sem restrição mensal" (ON), que oferece maior flexibilidade na avaliação de períodos, e a configuração (OFF), que opera com base na restrição mensal.
A configuração "Analisar cumprimento sem restrição mensal" pode ser encontrada em:
Configuração → Módulos → Ordens de Trabalho
Configuração:
Analisar cumprimento sem restrição mensal
Valores disponíveis:
ON → O cálculo considera todo o intervalo selecionado
OFF → O cálculo permanece restrito ao mês do calendário
Onde visualizar o gráfico de cumprimento?
O gráfico pode ser consultado em:
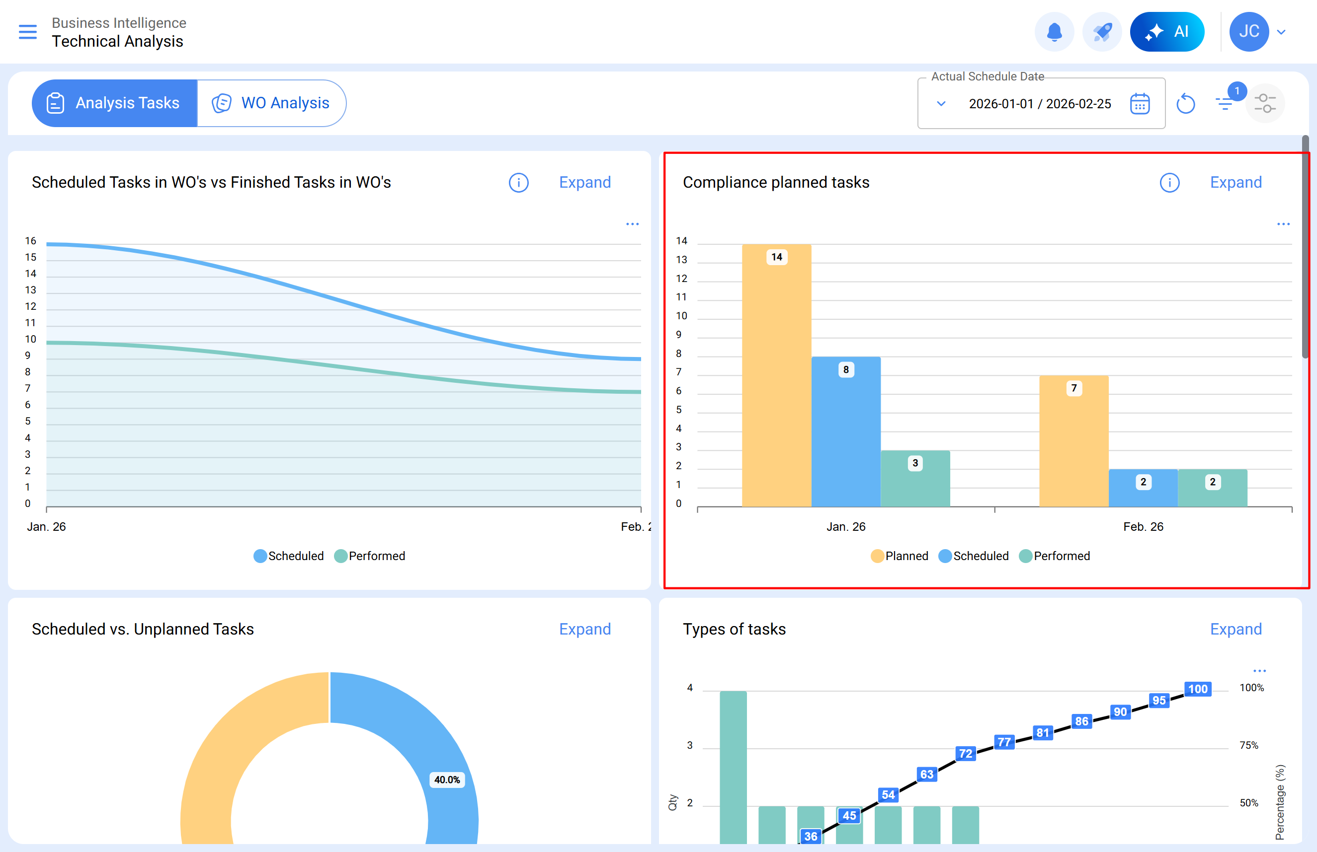
Inteligência de Negócios → Análise Técnica → Cumprimento de tarefas planeadas
O gráfico apresenta três colunas para cada mês:
Planeado
Programado
Finalizado
Mesmo quando é selecionado um intervalo maior, o gráfico continuará a mostrar os resultados separados por mês, apenas para fins de visualização.
Diferença entre a configuração ativada e desativada
A principal diferença entre ambos os modos está em como o sistema calcula o cumprimento das tarefas.
Configuração ativada (ON)
Quando a configuração está ativada:
O cálculo considera todo o intervalo de datas selecionado
A data de criação da OT não influencia o resultado
As tarefas são contabilizadas segundo as suas datas de programação e execução
A análise pode ser realizada num único intervalo de datas, mesmo que abranja vários meses
Isso significa que o cálculo é contínuo dentro do período, embora o gráfico continue a mostrar os resultados por mês.
Exemplo:
Uma OT criada em dezembro com uma tarefa programada para janeiro e finalizada em janeiro.
Esta tarefa será contabilizada corretamente no mês de janeiro, pois o cálculo considera a execução dentro do período analisado.
Recomenda-se ativar a configuração quando:
As OTs são criadas com antecedência
Existem processos de manutenção preventiva
É necessário analisar períodos mais amplos
Se procura maior coerência entre o planeamento e a execução.
Configuração desativada (OFF)
Quando a configuração está desativada:
O cálculo fica restrito ao mês do calendário
A data de criação da OT influencia o resultado
Cada mês deve ser analisado de forma independente
Por exemplo, se o intervalo selecionado for: 1 de janeiro – 25 de fevereiro
A validação deverá ser feita separadamente para:
1 de janeiro – 31 de janeiro
1 de fevereiro – 25 de fevereiro
Além disso, para que as tarefas sejam contabilizadas, a OT deve ter sido criada dentro do mês analisado.
Pode ser útil manter a configuração desativada quando:
A empresa trabalha com ciclos operacionais estritamente mensais
As OTs são criadas e executadas dentro do mesmo mês
Se deseja manter o mesmo critério histórico de análise
Para uma compreensão detalhada da análise de cumprimento de tarefas planeadas sob um esquema de restrição mensal, consulte o artigo: Análise de cumprimento de tarefas planeadas no Fracttal One