A análise de cumprimento de tarefas no Fracttal One é realizada através de gráficos mensais. Se o intervalo de consulta abranger vários meses, é necessário realizar a análise para cada mês de forma individual.
O total de tarefas planeadas durante o mês (Planeado).
A quantidade de tarefas que foram enviadas para uma OT durante o mesmo mês da sua planificação (Agendada).
A quantidade de tarefas realizadas em OTs finalizadas durante o mesmo mês da sua planificação (Concluído).
É importante ter em conta que os gráficos são mensais, pelo que se o intervalo de consulta abranger vários meses, a análise deve ser feita de forma individual para cada mês.
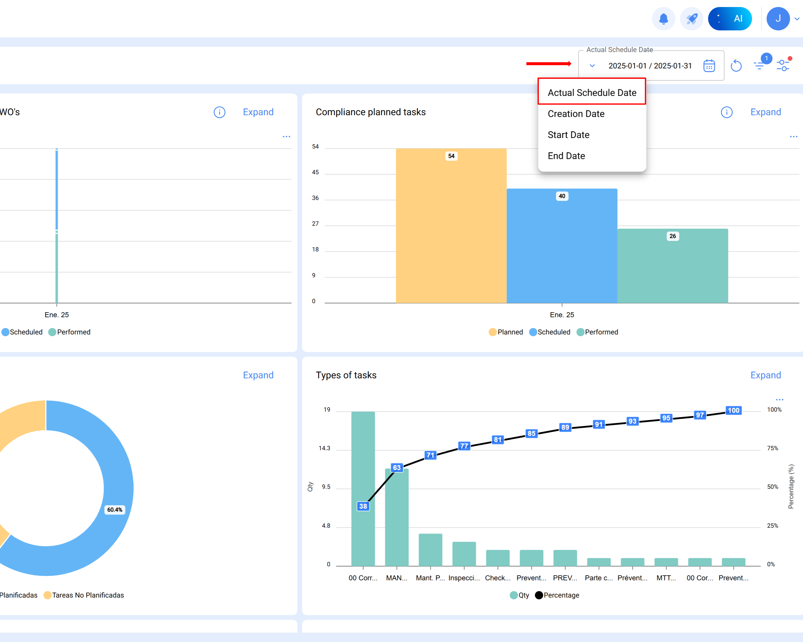
Nota: Para obter a referência precisa do período analisado, deve aplicar-se o filtro de data planeada.
Segue-se um exemplo prático da análise realizada para janeiro de 2025:
Procedimento
Selecionar o mês de análise
Uma vez definido o intervalo no módulo de análise técnica, o Fracttal gera automaticamente o gráfico correspondente, com as colunas Planeado, Agendada e Concluída.
Coluna planeado:
Representa a quantidade total de tarefas planeadas para o mês de análise.
O cálculo é realizado considerando:
Tarefas pendentes planeadas em janeiro (planeadas para serem executadas nesse mês).
Tarefas em OTs em processo, revisão ou concluídas com data de criação anterior (por exemplo, outubro).
Tarefas não iniciadas em OTs finalizadas criadas no mesmo mês (subtraem-se do total).
As tarefas planeadas para o mês de janeiro calculam-se da seguinte forma:
Resultado = 54 tarefas planeadas
Tarefas planeadas: SimData planeada: De 1 a 31 de janeiro
Total= 14
Todas as tarefas em OTs em processo, revisão e concluídas planeadas em janeiro e com data de criação da OT em janeiro.
Filtros aplicados:
Tarefas planeadas: Sim
Data planeada: De 1 a 31 de janeiro
ID do estado: Em processo, em revisão, concluídas
Data de criação da OT: De 1 a 31 de janeiro
Total= 40
Todas as tarefas não iniciadas em OTs concluídas planeadas em janeiro e com data de criação da OT em janeiro.
Filtros aplicados:
Tarefas planeadas: Sim
Data planeada: De 1 a 31 de janeiro
ID do estado: Concluídas
Estado da tarefa: Não iniciada
Data de criação da OT: De 1 a 31 de janeiro
Total= 0
14 + 40 - 0 = 54 tarefas planeadas em janeiro
Coluna agendada
Indica as tarefas efetivamente programadas em OTs criadas dentro do mesmo mês de análise.
Calcula-se como:
Tarefas em OTs em processo, revisão ou concluídas, planeadas e criadas em janeiro.
Menos as tarefas não iniciadas em OTs concluídas dentro do mesmo mês.
Tarefas planeadas: Sim
Data planeada: De 1 a 31 de janeiro
ID do estado: Em processo, em revisão, concluídas
Data de criação da OT: De 1 a 31 de janeiro
Total = 40
Todas as tarefas não iniciadas em OTs concluídas planeadas em janeiro e com data de criação da OT janeiro.
Filtros aplicados:
Tarefas planeadas: Sim
Data planeada: De 1 a 31 de janeiro
ID do estado: Concluídas
Data de criação da OT: De 1 a 31 de janeiro
Estado da tarefa: Não iniciada
Total = 0
40-0 = 40 tarefas programadas em janeiro
Coluna concluída
Reflete a quantidade de tarefas executadas e encerradas durante o mês de estudo.
Calcula-se com base em:
Tarefas planeadas, iniciadas e concluídas em janeiro, dentro de OTs fechadas criadas num mês anterior (por exemplo, outubro).
Menos as tarefas não iniciadas em OTs fechadas criadas no mesmo mês.
Tarefas planeadas: Sim
Data planeada: De 1 a 31 de janeiro
ID do estado: Concluídas
Data de início: De 1 a 31 de janeiro
Data final: De 1 a 31 de janeiro
Data de criação da OT: De 1 a 31 de janeiro
Total = 26
Todas as tarefas não iniciadas em OTs fechadas, planeadas em janeiro e com data de criação da OT janeiro.
Filtros aplicados:
Tarefas planeadas: Sim
Data planeada: De 1 a 31 de janeiro
ID do estado: Concluídas
Estado da tarefa: Não iniciada
Data de criação da OT: De 1 a 31 de janeiro
Total = 0
26 = 26 tarefas concluídas em janeiro