Para aceder, basta entrar no menu principal e procurar o módulo de “Inteligência de Negócios”.
Ao clicar, serão exibidos todos os submódulos associados e deve-se clicar novamente em “Análise Técnica” para que finalmente seja mostrada a janela com a secção de análise técnica.
Neste módulo encontram-se vários gráficos que permitirão analisar o cumprimento de tarefas, OTs entre outras opções que explicaremos conforme o submódulo.
Submódulo de análise de tarefa
Neste submódulo encontram-se vários gráficos que permitirão analisar o cumprimento de tarefas programadas e realizadas, o cumprimento de tarefas planeadas, tarefas planeadas vs não planeadas, tipos de tarefas, análise de reagendamento de tarefas, análise de pausa de tarefa em OTS, entre outras opções que explicaremos a seguir:
Tarefas programadas em OTs vs Tarefas em Ots Realizadas
Gráfico do tipo área que permite visualizar de forma clara a evolução ao longo do tempo das ordens de trabalho programadas em comparação com as finalizadas, destacando as diferenças acumuladas entre ambas as categorias em função da sua data.
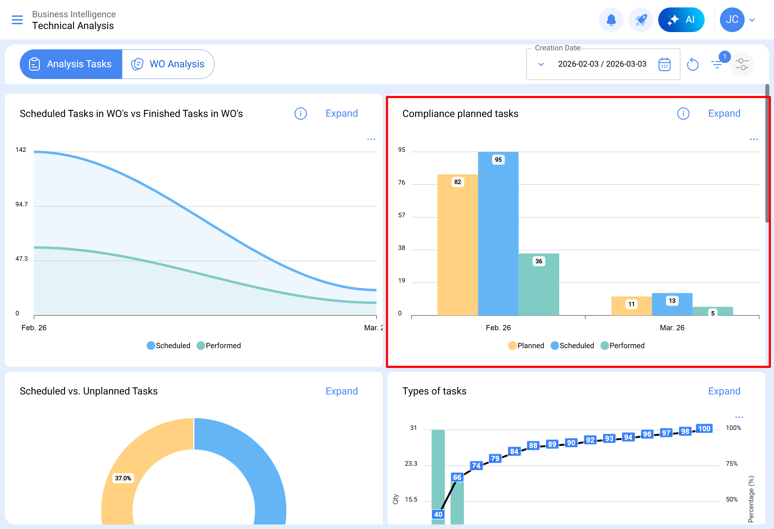
Cumprimento de trabalhos planeados
Gráfico do tipo barras, que permite comparar rapidamente o cumprimento mês a mês em função das tarefas que foram planeadas, programadas e finalizadas, tendo em conta que essas tarefas não são acumulativas (não se extrapolam tarefas para meses seguintes), pois é um gráfico de cumprimento de tarefas mensais.
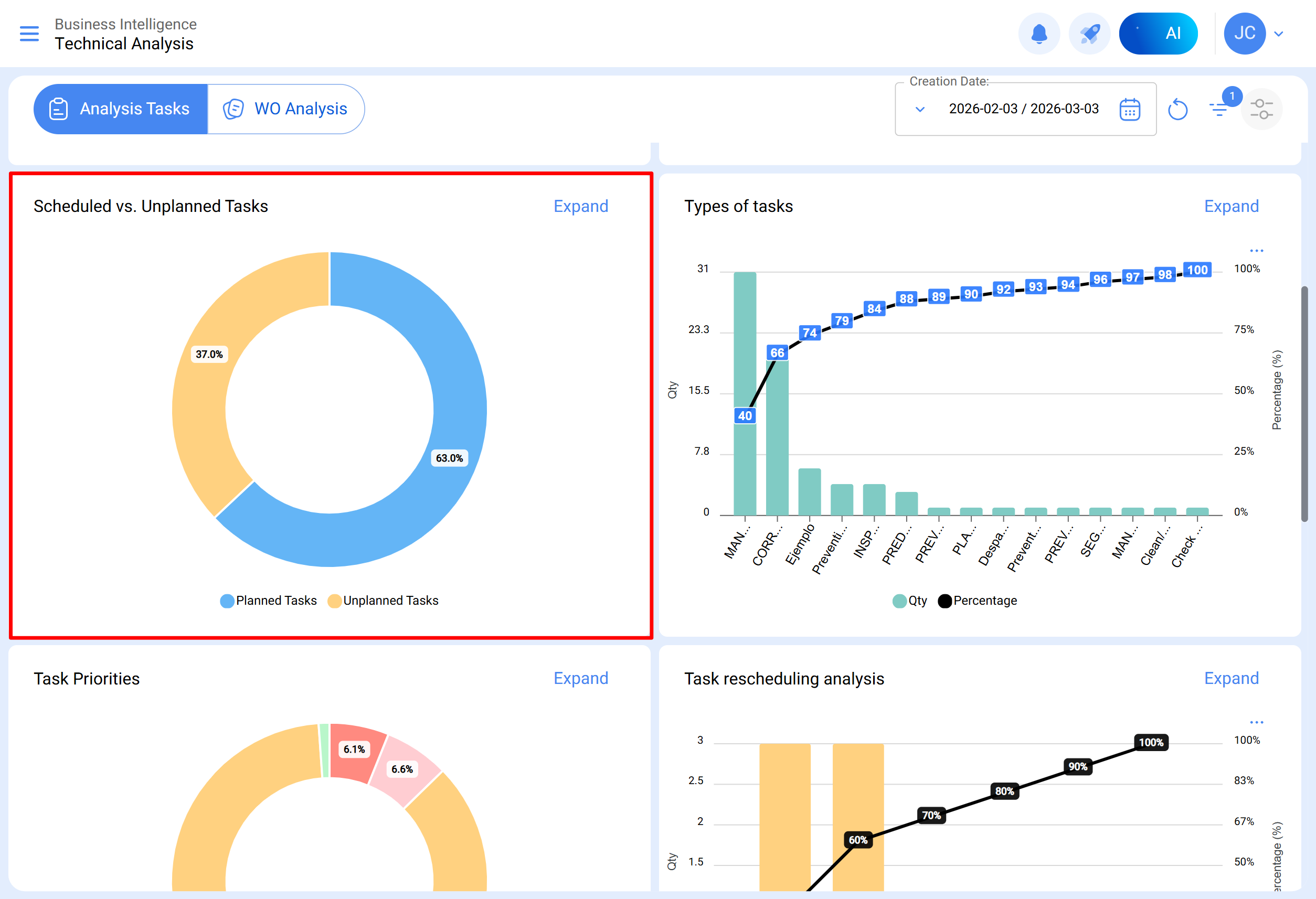
Tarefas planeadas vs Não planeadas
Gráfico do tipo pizza onde se pode comparar percentual a quantidade de tarefas planeadas versus não planeadas.
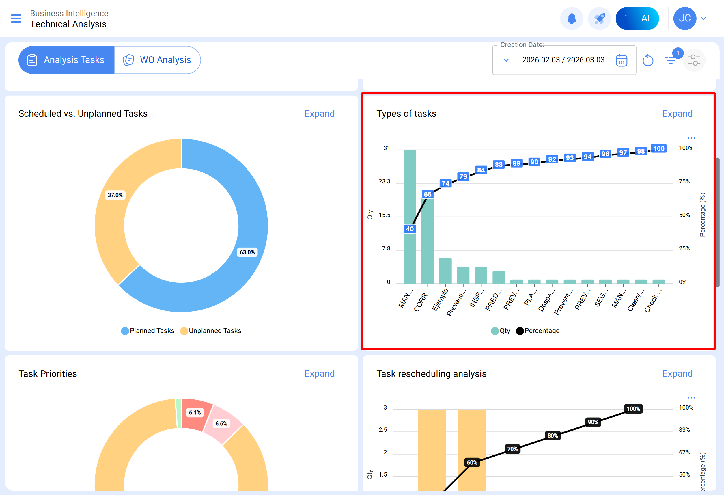
Tipos de tarefas
Diagrama de Pareto que permite classificar graficamente a informação de forma percentual e numérica para destacar quais são os tipos de tarefas com maior impacto na gestão de tarefas.
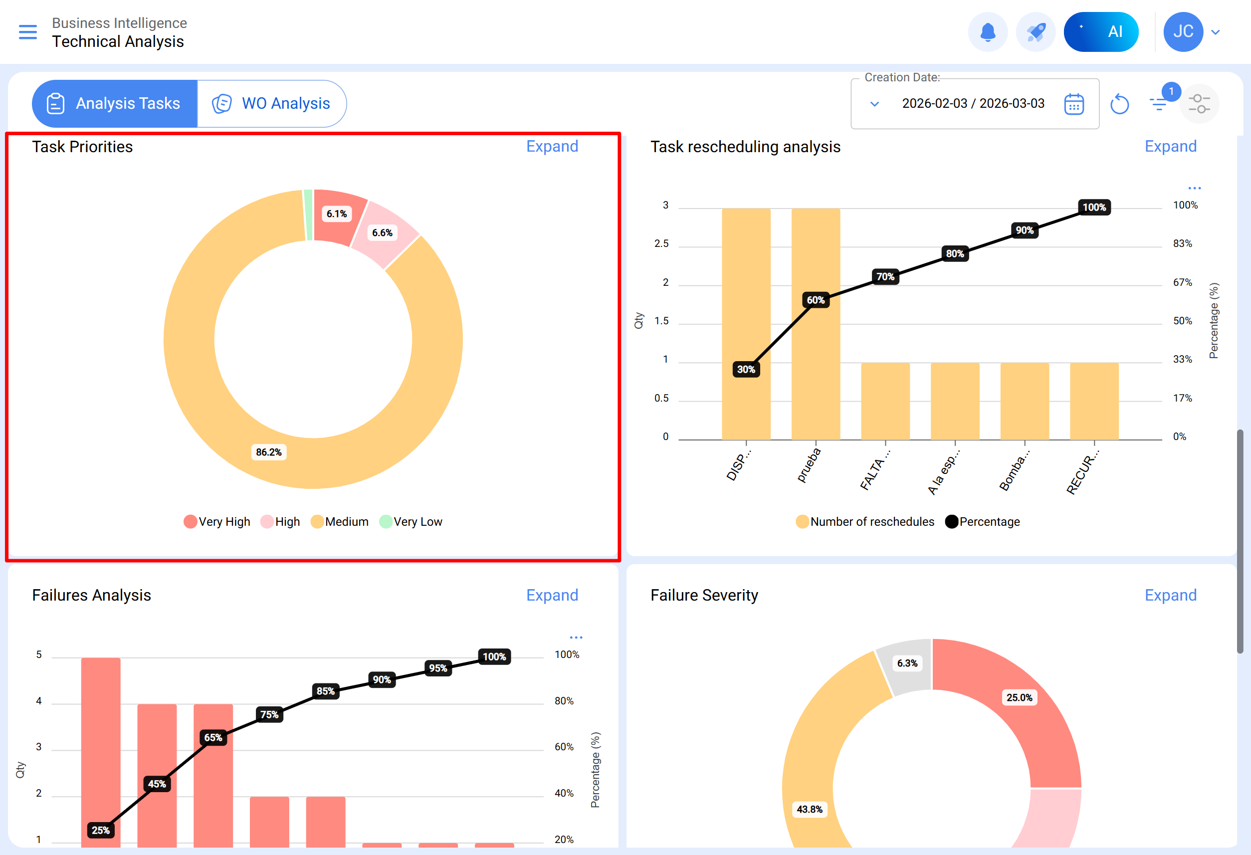
Prioridades em tarefas
Gráfico do tipo pizza que representa a distribuição percentual das tarefas programadas em OTs abertas, classificadas segundo o seu nível de prioridade. Este gráfico permite identificar rapidamente que proporção das tarefas em OTs em processo ou em revisão corresponde a cada categoria de prioridade.
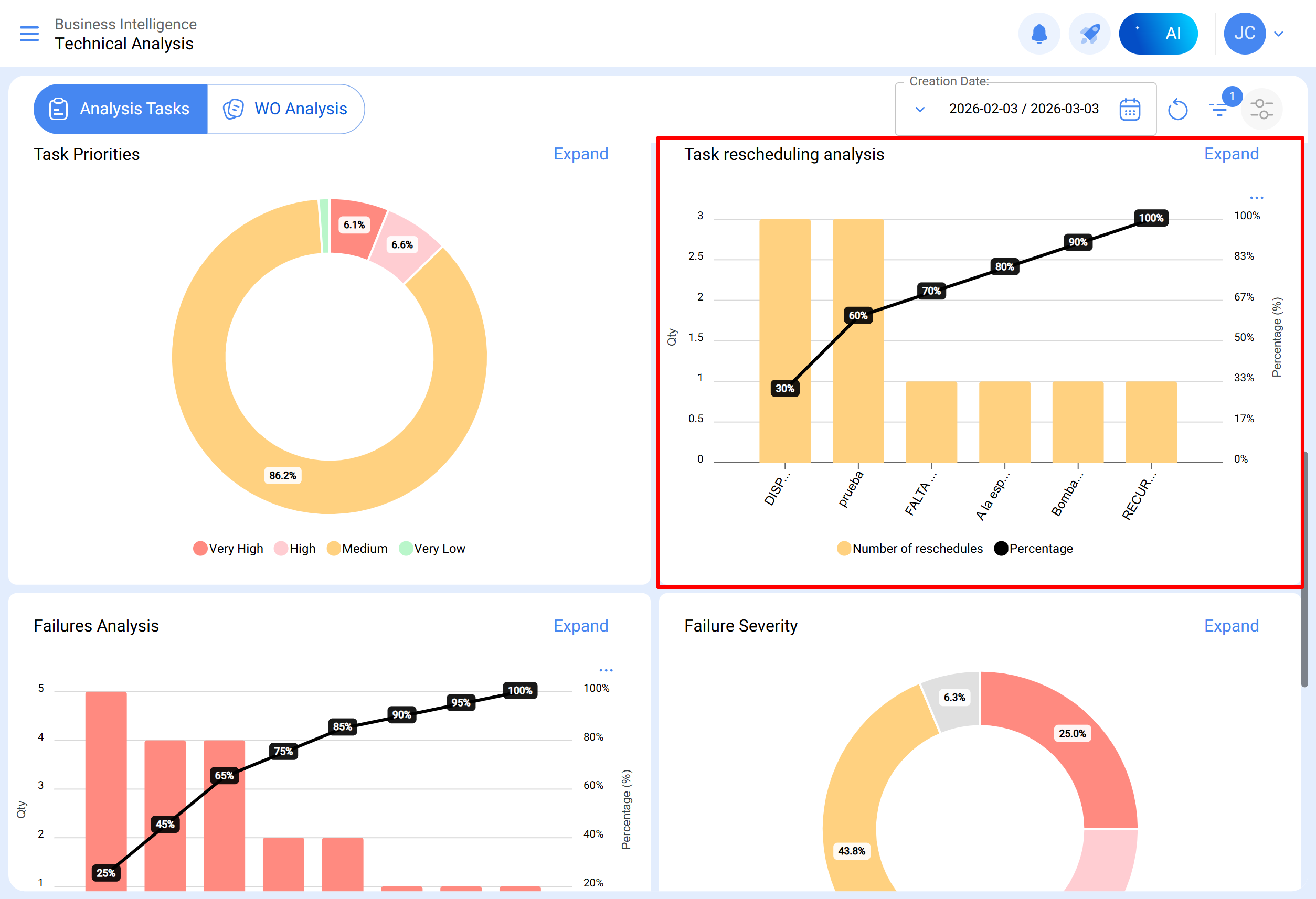
Análise de reagendamento
Este gráfico de barras centra-se nas razões mais comuns pelas quais uma tarefa não é realizada. Cada motivo deve ser inserido a partir do módulo de configuração, opção catálogos auxiliares. Recomenda-se evitar o uso de palavras que dispersem a informação.
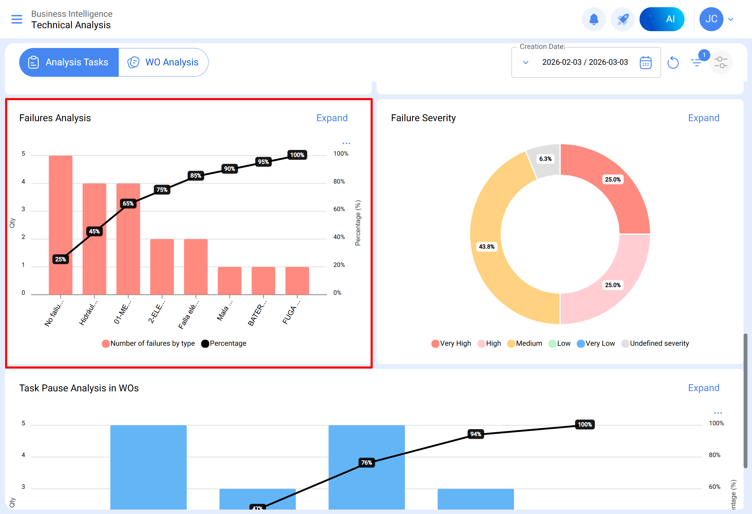
Análise de falhas
Aborda-se o gráfico que analisa as falhas mais comuns na área de manutenção. As falhas devem ser adicionadas a partir do módulo de configuração, opção catálogo auxiliar. É essencial evitar nomes repetitivos ou sinónimos para manter a coerência da informação.
Causa da falha
Gráfico de barras que detalha as principais causas associadas a cada tipo de falha reportada, permitindo identificar visualmente as causas mais frequentes e a sua relação com os diferentes tipos de falhas. Para a sua visualização deve clicar-se sobre a barra do tipo de falha que se deseja analisar.
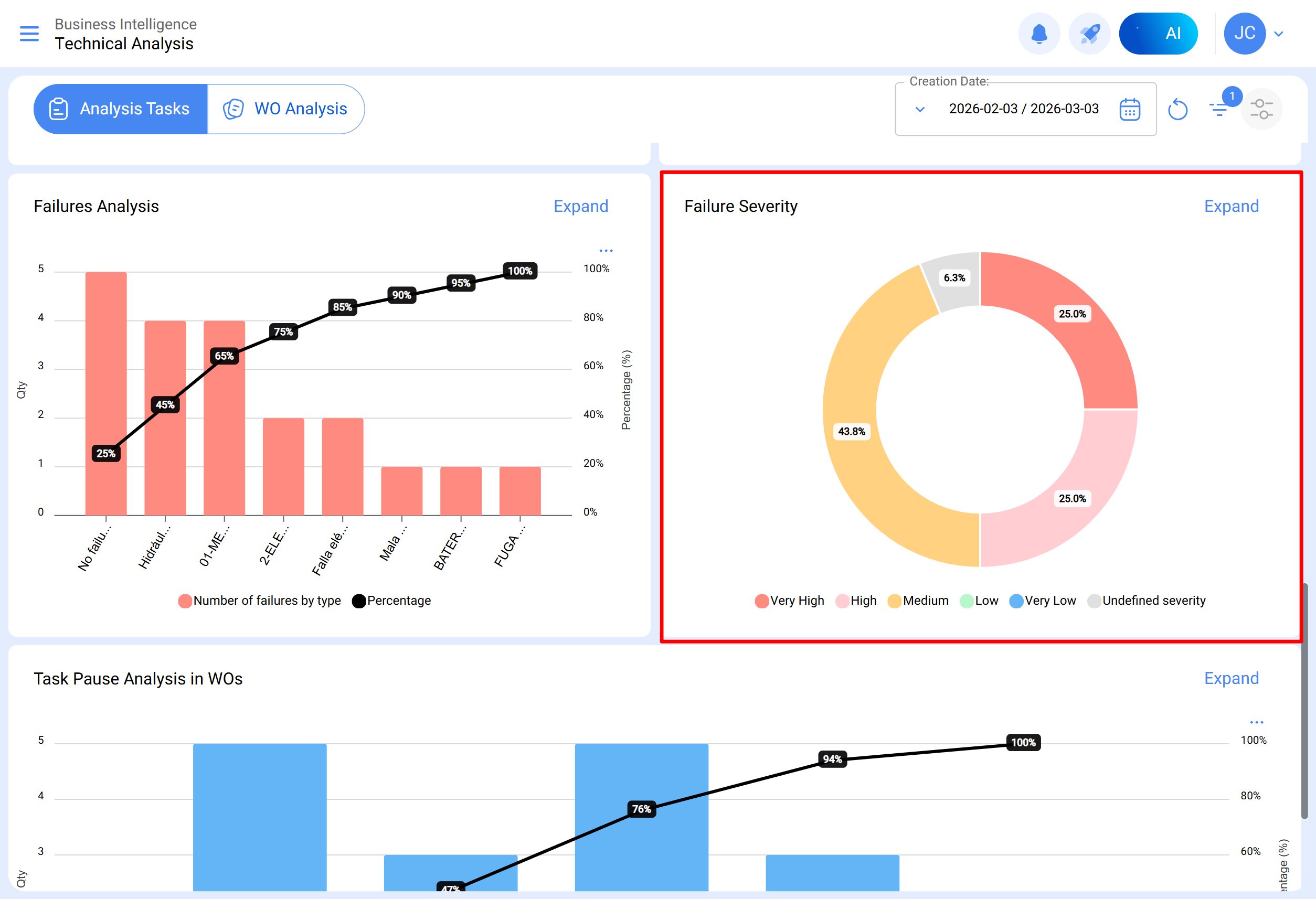
Severidade das falhas
Gráfico do tipo pizza que ilustra a distribuição percentual e as quantidades de falhas classificadas segundo a sua severidade.
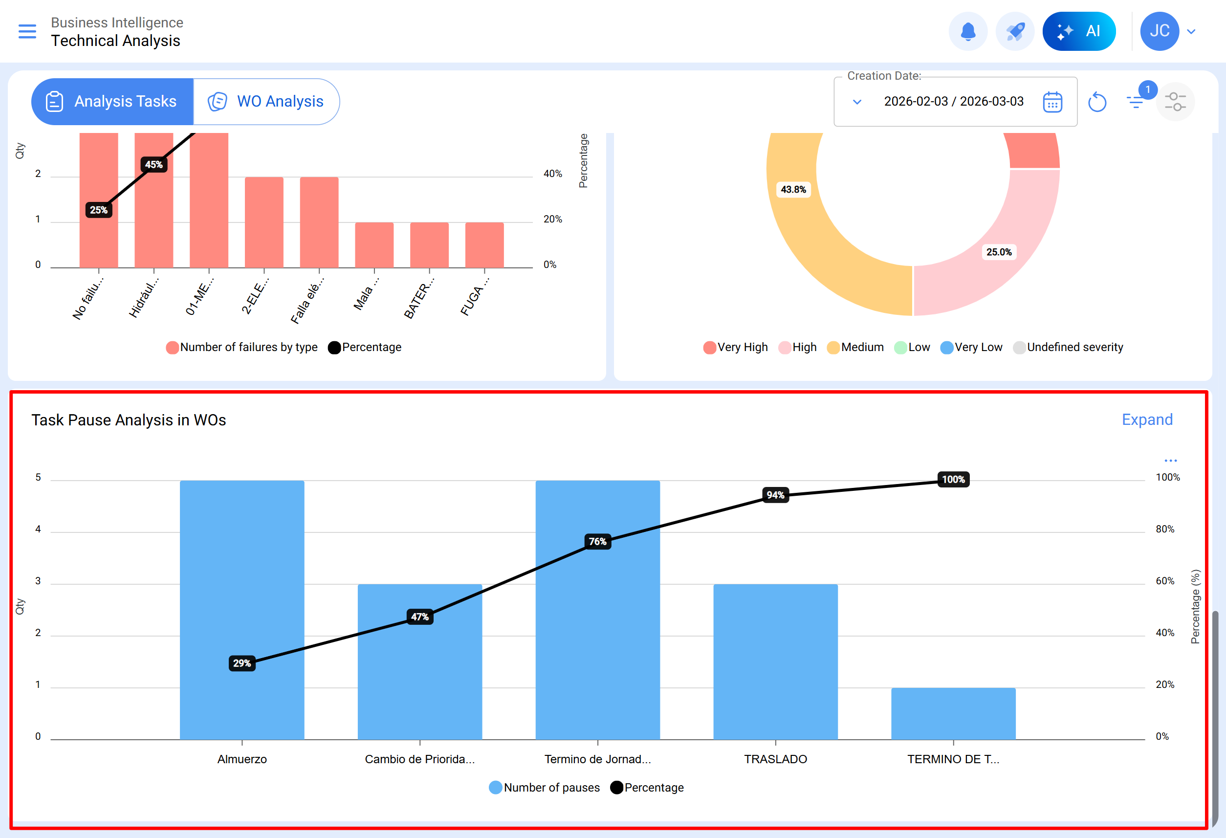
Análise de pausa de tarefas em OTs
Esta análise foca-se nas pausas mais comuns durante a manutenção. As pausas devem ser adicionadas a partir do módulo de configuração, opção catálogo auxiliar. Aconselha-se evitar repetições e sinónimos para manter a coerência da informação.
Submódulo Análise de OTs
No submódulo de análise de ordens de trabalho utilizam-se diversos gráficos representativos que, mediante uma análise precisa, permitem tomar decisões assertivas a médio e longo prazo. Estes gráficos incluem a comparação entre tarefas programadas em OTS, tarefas realizadas, tarefas criadas, motivos de cancelamento, etc. É crucial que a informação inicialmente consolidada contenha palavras-chave, evitando repetições e variações nas definições para manter a precisão.
OTs criadas vs OTs finalizadas
Gráfico do tipo área que mostra a evolução temporal da quantidade de ordens de trabalho criadas e finalizadas durante um período específico, permitindo identificar tendências e comparar o ritmo de criação e finalização das OTs.
Motivo de cancelamento de OTs
Visualiza os motivos de cancelamento mais comuns. Estes motivos podem ser adicionados a partir do módulo de configuração, opção catálogos auxiliares, evitando repetições e sinónimos no momento de criar os motivos, pois pode distorcer a informação.
Classificação de OTs
Mostra a classificação atribuída a técnicos ou responsáveis diretos, refletindo a qualidade do serviço. Recomenda-se estabelecer uma cultura de classificação na área.
Informação detalhada de OTs
Apresenta um histórico das ordens de trabalho, incluindo dados como paragem de equipamento, tempo de paragem, responsável criador, prioridade, nota de classificação 1 e 2, ativador, classificação da OT, número de solicitação, motivos de cancelamento, recurso humano, serviços utilizados, horas totais e custo total.
Ao selecionar uma OT, visualiza-se da seguinte forma:
No módulo de análise técnica, pode agrupar-se a informação em gráficos segundo diferentes parâmetros como:
- Data programada: No contexto dos gráficos, a "Data Programada" refere-se ao momento planeado ou projetado para realizar uma tarefa, atividade ou processo específico. Esta data indica a programação prévia estabelecida para executar uma ação determinada no tempo.
- Data de criação: A "Data de Criação" nos gráficos refere-se ao instante em que foi gerado ou criado inicialmente um elemento, como uma ordem de trabalho, uma tarefa ou qualquer outro componente. É a marca temporal que indica o início da existência desse elemento.
- Data inicial: A "Data Inicial" na interface de gráficos indica o início de um período específico. Pode referir-se ao ponto inicial de uma tarefa. Esta data marca o começo do intervalo de tempo que está a ser analisado.
- Data final: A "Data Final" nos gráficos indica o término de um período definido. Indica o fim de uma tarefa, marcando o limite do intervalo de tempo sob consideração na análise.
Além disso, a maioria destes gráficos pode ser analisada em detalhe ao clicar em “Ver Mais”, onde o sistema mostrará uma tabela com uma descrição detalhada do que foi exibido nos gráficos.
Igualmente, toda a informação mostrada no módulo pode ser descarregada ou exportada, conforme corresponda, utilizando o menu de opções adicionais que acompanha cada gráfico e tabela.