A análise de cumprimento de tarefas no Fracttal One é realizada por meio de gráficos mensais. Se o intervalo de consulta abranger vários meses, é necessário realizar a análise para cada mês individualmente.
O total de tarefas planejadas durante o mês (Planejado).
A quantidade de tarefas que foram enviadas para uma OS durante o mesmo mês de seu planejamento (Programado).
A quantidade de tarefas realizadas em OSs finalizadas durante o mesmo mês de seu planejamento (Finalizado).
É importante ter em mente que os gráficos são mensais, portanto, se o intervalo de consulta abranger vários meses, a análise deve ser feita individualmente para cada mês.
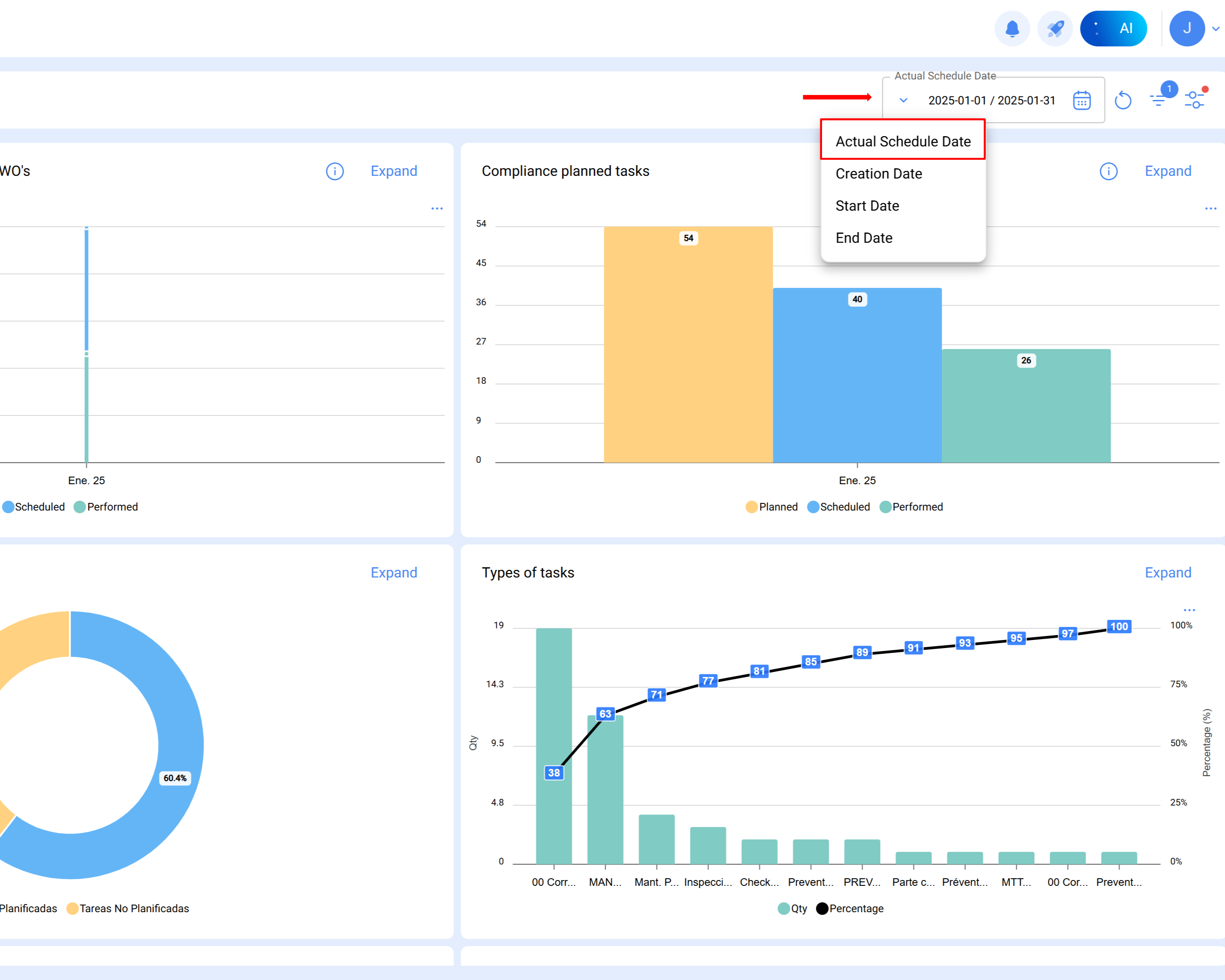
Nota: Para obter a referência precisa do período analisado, deve-se aplicar o filtro de data programada.
A seguir, apresenta-se um exemplo prático da análise realizada para janeiro de 2025:
Procedimento
Selecionar o mês de análise
Uma vez definido o intervalo no módulo de análise técnica, o Fracttal gera automaticamente o gráfico correspondente, com as colunas Planejado, Programado e Finalizado.
Coluna planejado:
Representa a quantidade total de tarefas planejadas para o mês de análise.
O cálculo é realizado considerando:
Tarefas pendentes programadas em janeiro (planejadas para serem executadas nesse mês).
Tarefas em OSs em processo, verificação ou concluídas com data de criação anterior (por exemplo, outubro).
Tarefas não iniciadas em OSs finalizadas criadas no mesmo mês (subtraídas do total).
As tarefas planejadas para o mês de janeiro são calculadas da seguinte forma:
Resultado = 54 tarefas planejadas
Tarefas planejadas: SimData programada: De 1 a 31 de janeiro
Total= 14
Todas as tarefas em OSs em processo, verificação e finalizadas programadas em janeiro e com data de criação da OS em janeiro.
Filtros aplicados:
Tarefas planejadas: Sim
Data programada: De 1 a 31 de janeiro
Status: Em processo, em verificação, finalizadas
Data de criação da OS: De 1 a 31 de janeiro
Total= 40
Todas as tarefas não iniciadas em OSs finalizadas programadas em janeiro e com data de criação da OS em janeiro.
Filtros aplicados:
Tarefas planejadas: Sim
Data programada: De 1 a 31 de janeiro
Status: Finalizadas
Estado da tarefa: Não iniciada
Data de criação da OS: De 1 a 31 de janeiro
Total= 0
14 + 40 - 0 = 54 tarefas planejadas em janeiro
Coluna programado
Indica as tarefas efetivamente programadas em OSs criadas dentro do mesmo mês de análise.
É calculada como:
Tarefas em OSs em processo, verificação ou finalizadas, programadas e criadas em janeiro.
Menos as tarefas não iniciadas em OSs finalizadas dentro do mesmo mês.
Tarefas planejadas: Sim
Data programada: De 1 a 31 de janeiro
Status: Em processo, em verificação, finalizadas
Data de criação da OS: De 1 a 31 de janeiro
Total = 40
Todas as tarefas não iniciadas em OSs finalizadas programadas em janeiro e com data de criação da OS em janeiro.
Filtros aplicados:
Tarefas planejadas: Sim
Data programada: De 1 a 31 de janeiro
Status: Finalizadas
Data de criação da OS: De 1 a 31 de janeiro
Estado da tarefa: Não iniciada
Total = 0
40-0 = 40 tarefas programadas em janeiro
Coluna finalizado
Reflete a quantidade de tarefas executadas e encerradas durante o mês de estudo.
É calculada com base em:
Tarefas programadas, iniciadas e finalizadas em janeiro, dentro de OSs encerradas criadas em um mês anterior (por exemplo, outubro).
Menos as tarefas não iniciadas em OSs encerradas criadas no mesmo mês.
Tarefas planejadas: Sim
Data programada: De 1 a 31 de janeiro
Status: Finalizadas
Data de início: De 1 a 31 de janeiro
Data final: De 1 a 31 de janeiro
Data de criação da OS: De 1 a 31 de janeiro
Total = 26
Todas as tarefas não iniciadas em OSs encerradas, programadas em janeiro e com data de criação da OS em janeiro.
Filtros aplicados:
Tarefas planejadas: Sim
Data programada: De 1 a 31 de janeiro
Status: Finalizadas
Estado da tarefa: Não iniciada
Data de criação da OS: De 1 a 31 de janeiro
Total = 0
26 = 26 tarefas finalizadas em janeiro