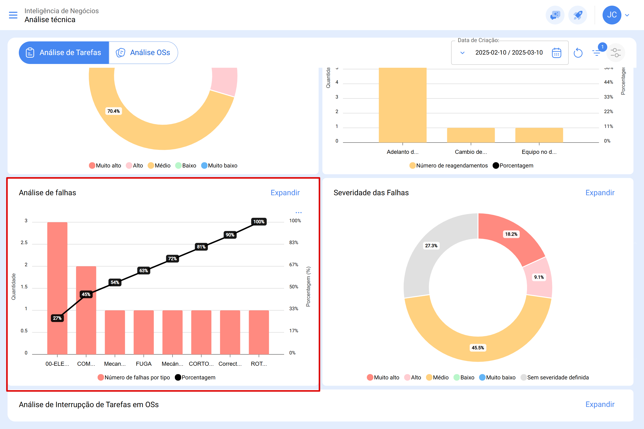
A análise de falhas permite identificar e classificar as principais ocorrências que impactam a gestão de ativos. Utilizando um diagrama de Pareto, este recurso apresenta as falhas de forma percentual e numérica, ajudando a priorizar ações corretivas e preventivas de maneira eficiente.
Acessando a Análise de Falhas
Para visualizar essas informações, siga os passos abaixo:
- No menu principal, acesse Inteligência de Negócios.
- Selecione a opção Análise Técnica.
- Dentro deste módulo, role a página até encontrar a seção Análise de Falhas.
O gráfico de Pareto estará destacado, apresentando os tipos de falhas mais frequentes e sua representatividade dentro do sistema.
Para obter mais informações sobre as falhas registradas, clique na opção ''Expandir''. Nesta seção, há duas visualizações disponíveis:
- Gráfico: Exibe o diagrama ampliado, detalhando a quantidade de falhas por tipo e sua porcentagem de ocorrência.
- Detalhes: Apresenta informações específicas sobre cada falha, incluindo Ordem de Serviço (OS), Ativo, Causa da falha, entre outros dados relevantes.
Todos estes gráficos podem ser analisados em detalhe ao clicar no ícone de "Detalhes", disponível na visualização da lista completa. O sistema exibirá uma tabela com uma descrição detalhada dos dados apresentados nos gráficos, permitindo uma análise aprofundada das ocorrências.
As informações do módulo podem ser exportadas utilizando o menu de opções adicionais, que acompanha cada gráfico e tabela.