Para acessar, basta entrar no menu principal e buscar o módulo de "Inteligência de Negócios".
Ao clicar, serão exibidos todos os submódulos associados e, em seguida, deve-se clicar novamente em "Análise Técnica" para que finalmente seja exibida a janela com a seção de análise técnica.
Neste módulo, encontram-se vários gráficos que permitem analisar o cumprimento de tarefas, OS, entre outras opções que explicaremos conforme o submódulo.
Submódulo Análise de Tarefas
Neste submódulo, encontram-se vários gráficos que permitem analisar o cumprimento de tarefas programadas e realizadas, o cumprimento de tarefas planejadas, tarefas planejadas vs. não planejadas, tipos de tarefas, análise de reprogramação de tarefas, análise de pausa de tarefa em OS, entre outras opções que explicaremos a seguir:
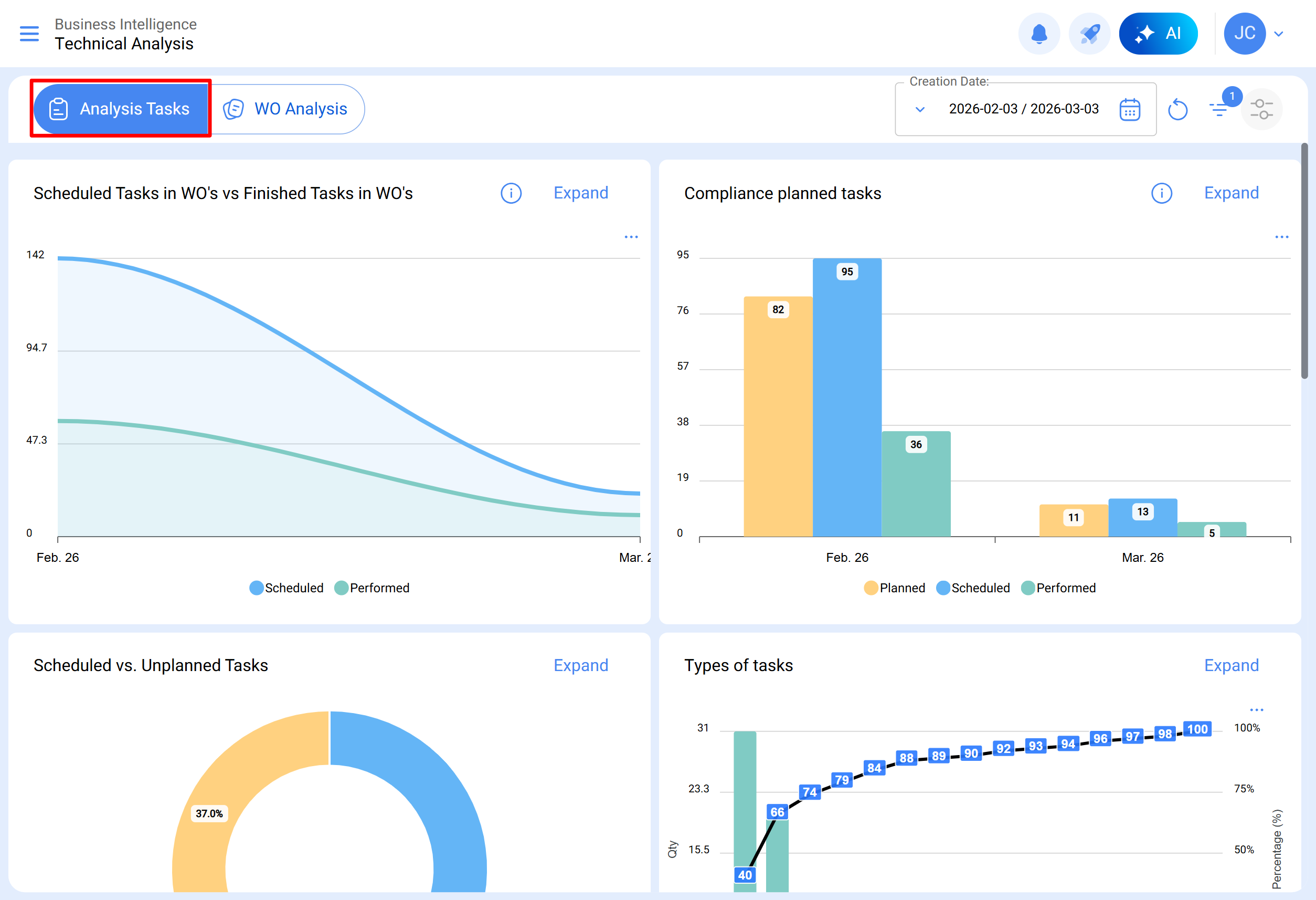
Tarefas Programadas em OS vs. Tarefas em OS Realizadas
Gráfico do tipo área que permite visualizar de maneira clara a evolução ao longo do tempo das ordens de serviço programadas em comparação com as finalizadas, destacando as diferenças acumuladas entre ambas as categorias de acordo com suas datas.
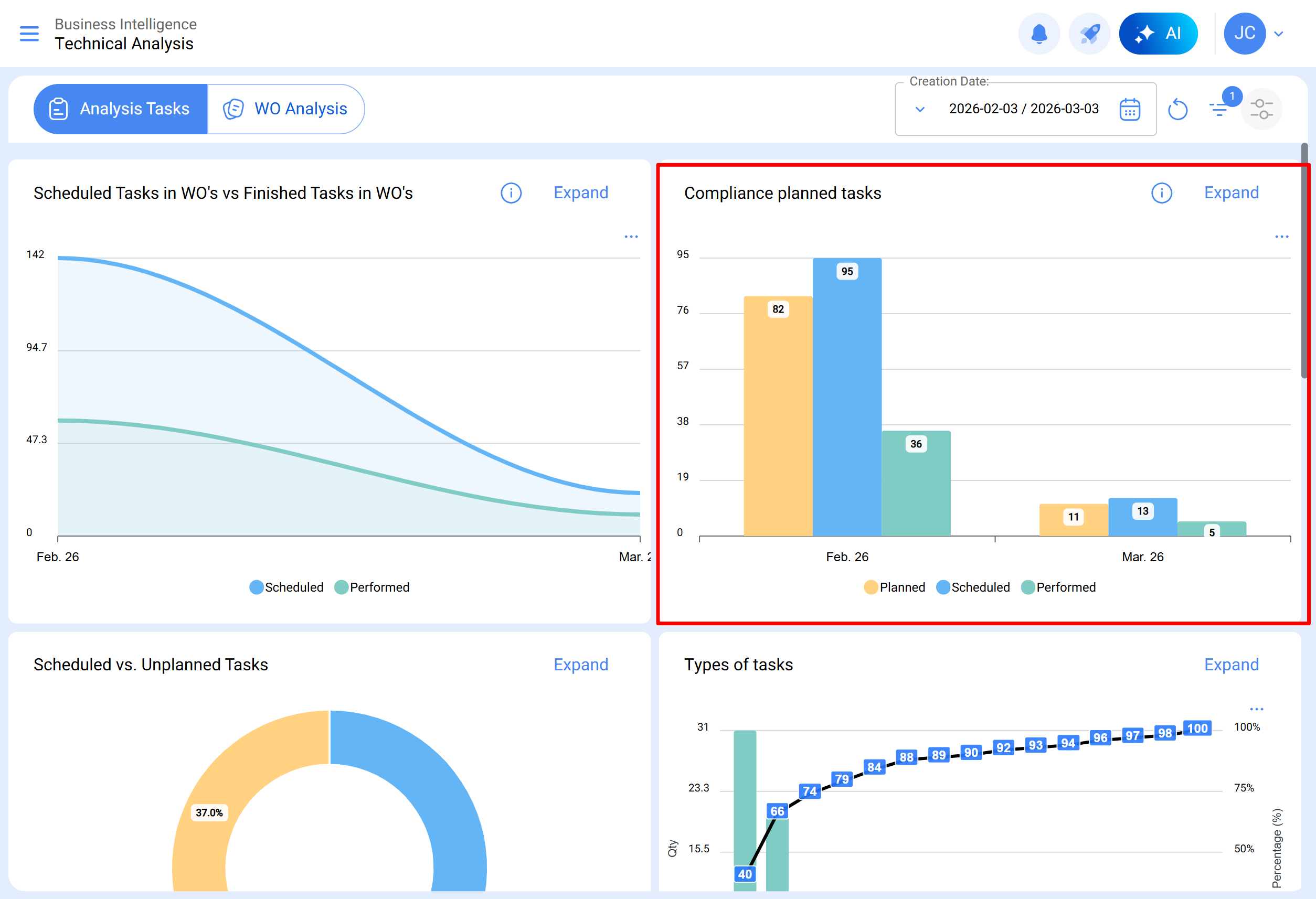
Cumprimento de Tarefas Planejadas
Gráfico do tipo barras, que permite contrastar rapidamente o cumprimento mês a mês em função das tarefas que foram planejadas, programadas e finalizadas, considerando que essas tarefas não são cumulativas (não são extrapoladas para os meses seguintes), pois é um gráfico de cumprimento de tarefas mensais.
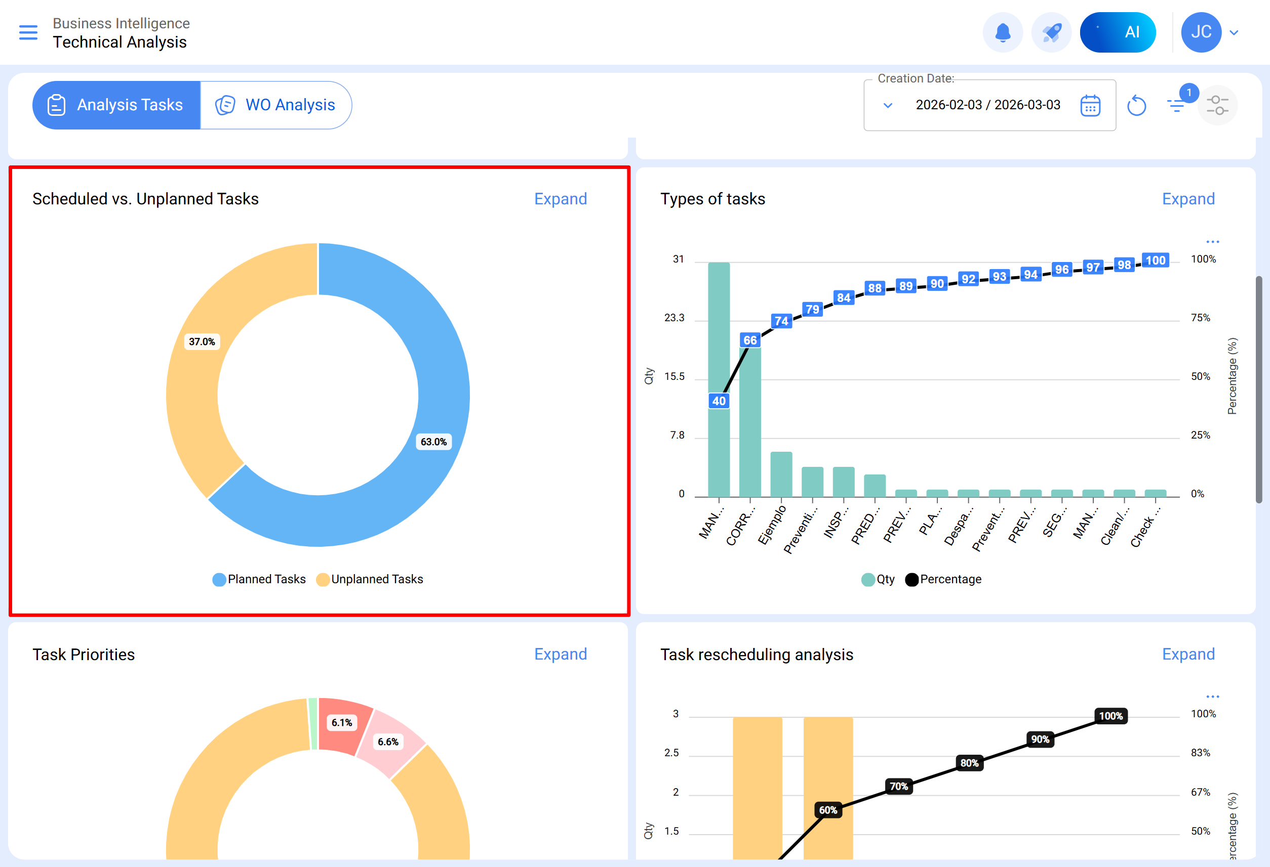
Tarefas Planejadas vs. Não Planejadas
Gráfico do tipo pizza onde é possível comparar percentualmente a quantidade de tarefas planejadas versus não planejadas.
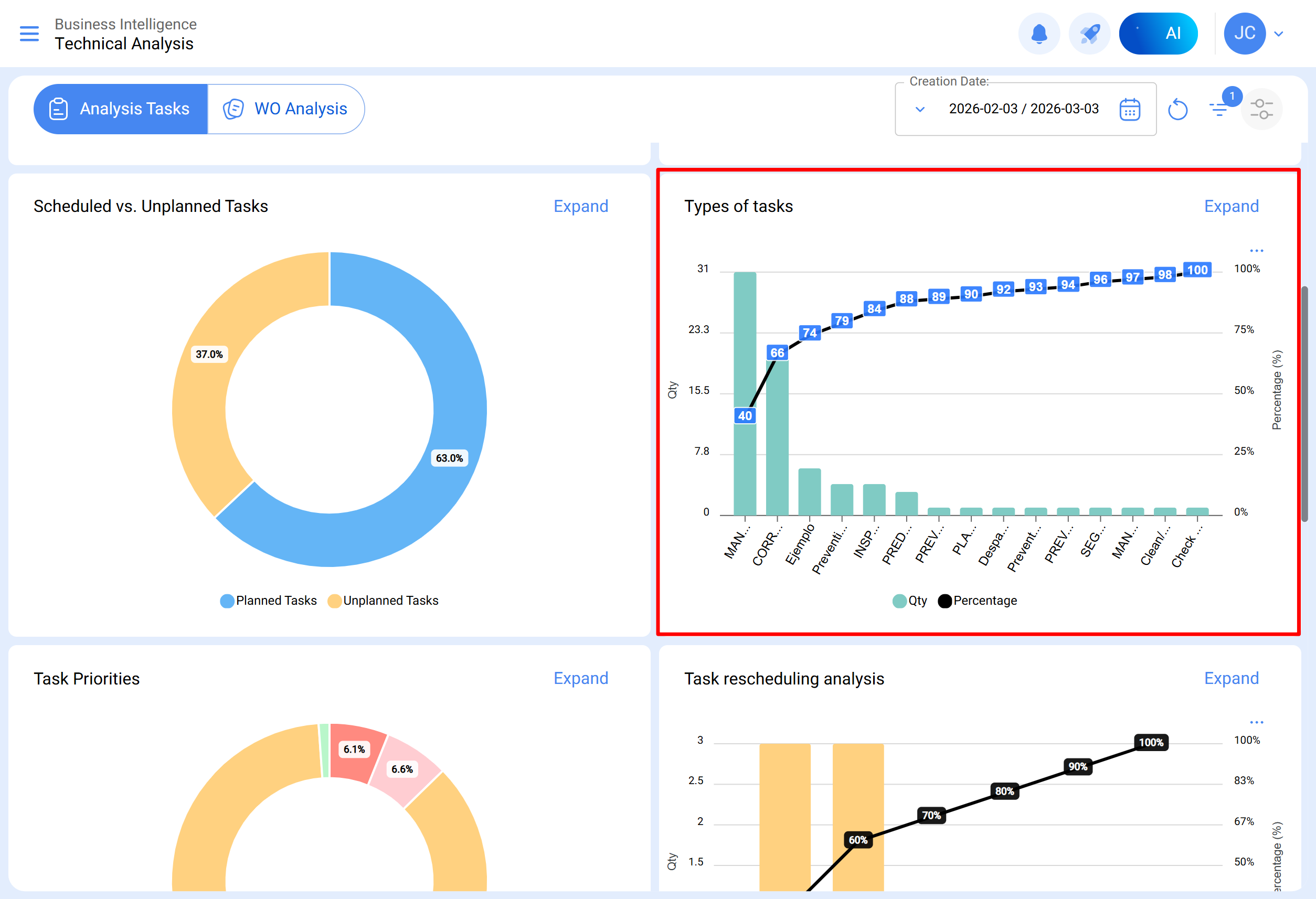
Tipos de Tarefas
Diagrama de Pareto que permite classificar graficamente as informações de forma percentual e numérica, destacando quais são os tipos de tarefas com maior impacto na gestão de tarefas.
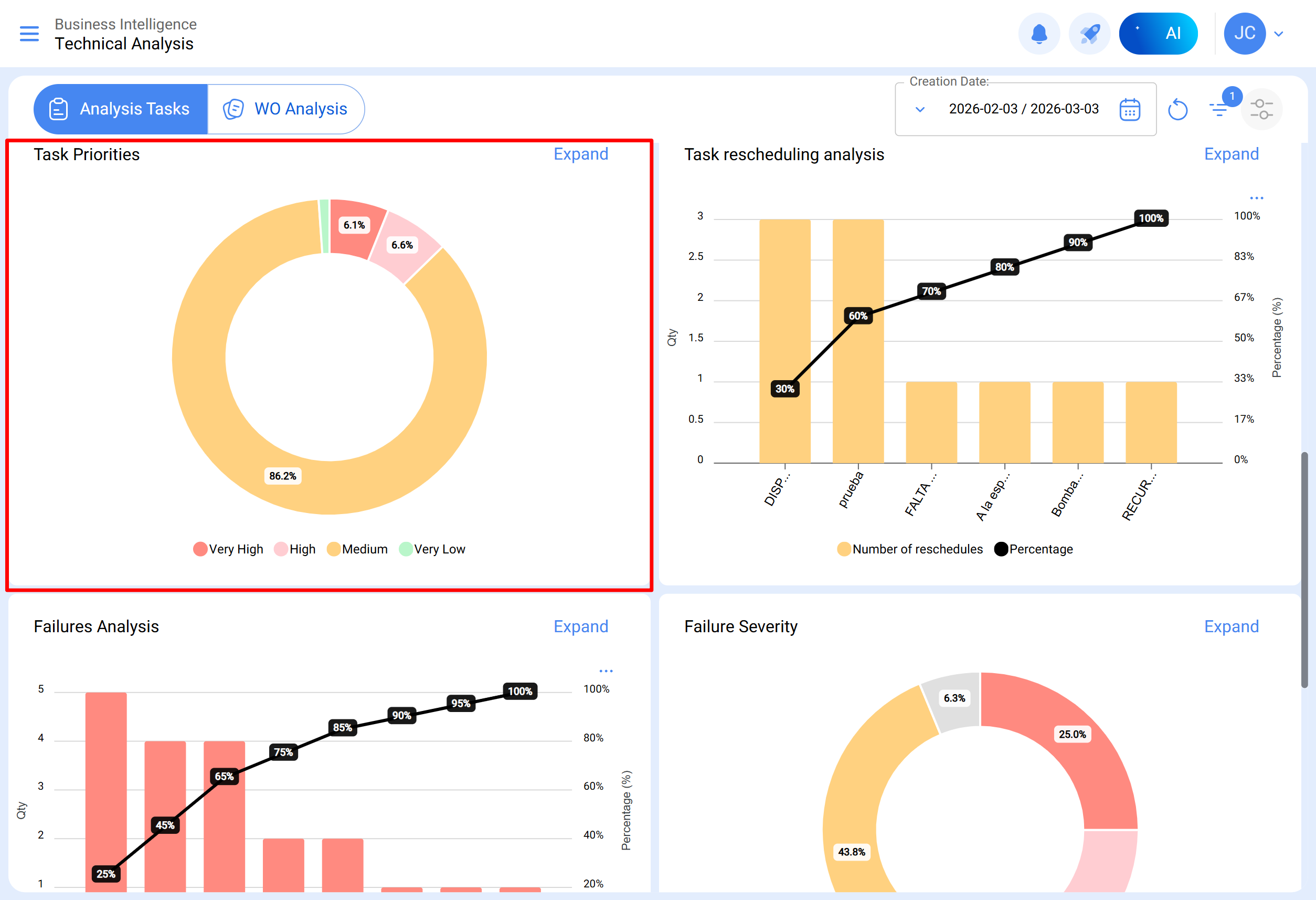
Prioridades em Tarefas
Gráfico do tipo pizza que representa a distribuição percentual das tarefas programadas em OS abertas, classificadas conforme seu nível de prioridade. Esse gráfico permite identificar rapidamente a proporção de tarefas em OS em andamento ou em revisão para cada categoria de prioridade.
Análise de Reprogramação de Tarefas
Esse gráfico de barras foca nas razões mais comuns pelas quais uma tarefa não é realizada. Cada motivo deve ser registrado no módulo de configuração, opção catálogos auxiliares. Recomenda-se evitar o uso de palavras que dispersem a informação.
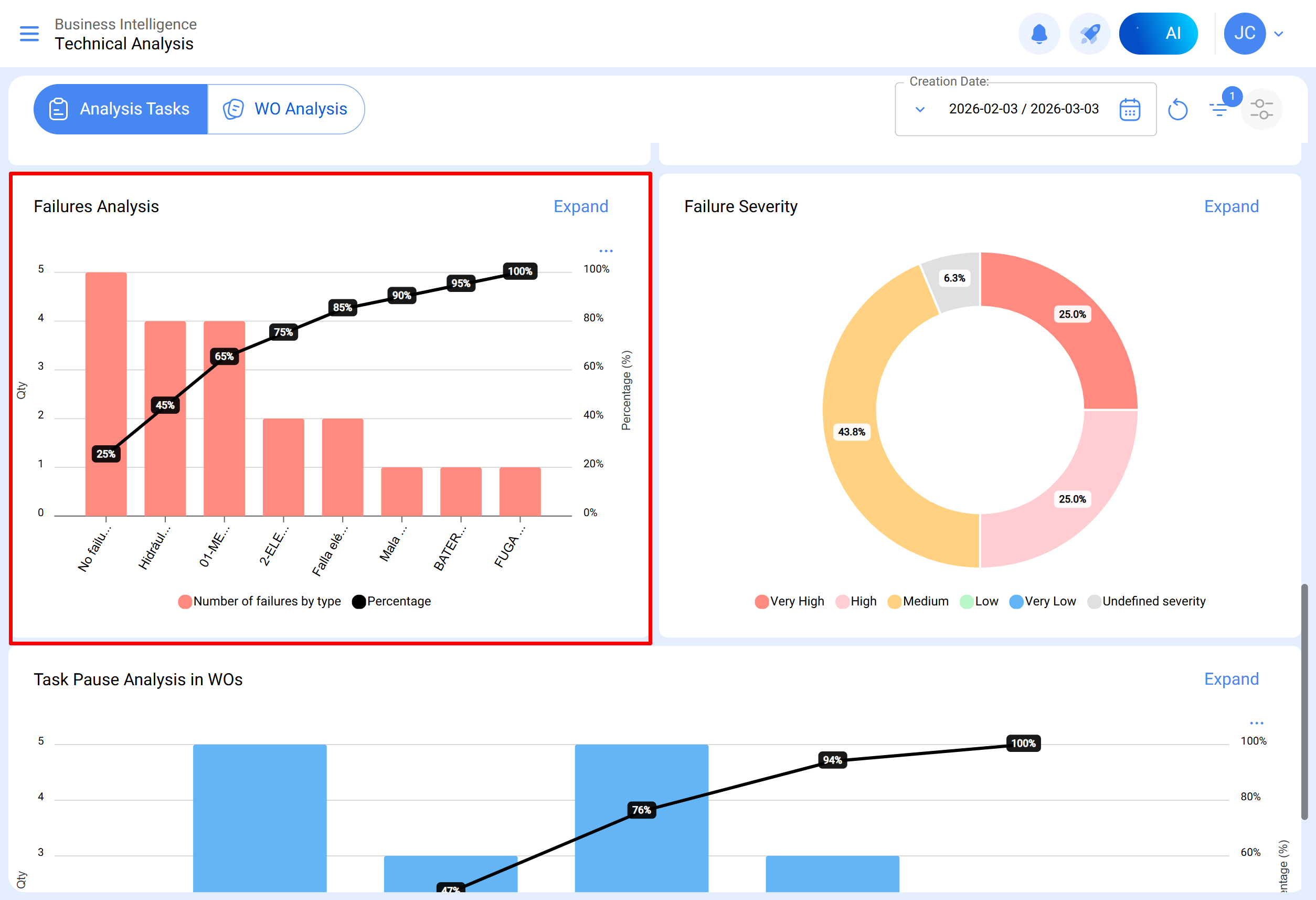
Análise de Falhas
Este gráfico analisa as falhas mais comuns na área de manutenção. As falhas devem ser adicionadas no módulo de configuração, opção catálogo auxiliar. É essencial evitar nomes repetitivos ou sinônimos para manter a coerência das informações.
Causas das Falhas
Gráfico de barras que detalha as principais causas associadas a cada tipo de falha relatada, permitindo identificar visualmente as causas mais frequentes e sua relação com os diferentes tipos de falhas. Para sua visualização, clique sobre a barra do tipo de falha que deseja analisar.
Severidade das Falhas
Gráfico de tipo pizza que ilustra a distribuição percentual e as quantidades de falhas classificadas segundo sua severidade.
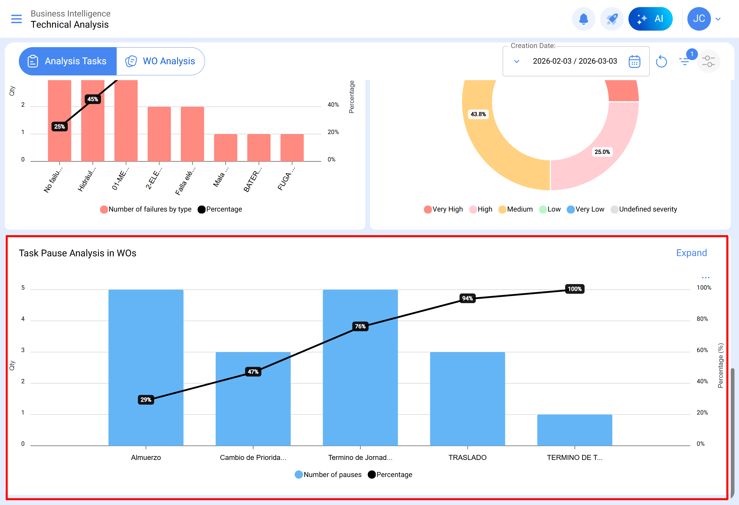
Análise de Interrupção de Tarefas em OTs
Esta análise se concentra nas interrupções mais comuns durante a manutenção. As pausas devem ser adicionadas a partir do módulo de configuração, opção catálogo auxiliar. Aconselha-se evitar repetições e sinônimos para manter a coerência da informação.
Submódulo Análise de OSs
No submódulo de análise de ordens de serviço, são empregados diversos gráficos representativos que, mediante uma análise precisa, permitem tomar decisões assertivas a médio e longo prazo. Esses gráficos incluem a comparação entre tarefas programadas em OS, tarefas realizadas, tarefas criadas, motivos de cancelamento, etc. É crucial que a informação inicialmente consolidada contenha palavras-chave, evitando repetições e variações nas definições para manter a precisão.
OSs Programadas vs OSs Concluídas
Gráfico de tipo área que mostra a evolução temporal da quantidade de ordens de serviço criadas e finalizadas durante um período específico, permitindo identificar tendências e comparar o ritmo de criação e finalização das OSs.
Motivo de Cancelamento de OSs
Visualiza os motivos de cancelamento mais comuns. Esses motivos podem ser adicionados a partir do módulo de configuração, opção catálogos auxiliares. Evite repetições e sinônimos ao criar os motivos, pois isso pode distorcer a informação.
Qualificação de OSs
Mostra a qualificação atribuída a técnicos ou responsáveis diretos, refletindo a qualidade do serviço. Recomenda-se estabelecer uma cultura de qualificação na área.
Informação Detalhada de OSs
Apresenta um histórico das ordens de serviço, incluindo dados como parada de equipamento, tempo de parada, responsável criador, prioridade, nota de classificação 1 e 2, ativador, qualificação da OS, número de solicitação, motivos de cancelamento, recurso humano, serviços utilizados, horas totais e custo total.
Ao selecionar uma OS, ela será visualizada da seguinte maneira:
No módulo de análise técnica, é possível agrupar a informação em gráficos segundo diferentes parâmetros, como:
Data programada: No contexto dos gráficos, a "Data Programada" refere-se ao momento planejado ou projetado para a execução de uma tarefa, atividade ou processo específico. Esta data indica a programação prévia estabelecida para executar uma ação determinada no tempo.
Data de criação: A "Data de Criação" nos gráficos refere-se ao instante em que um elemento, como uma ordem de serviço, uma tarefa ou qualquer outro componente, foi inicialmente gerado ou criado. É a marca temporal que indica o início da existência desse elemento.
Data inicial: A "Data Inicial" na interface de gráficos indica o começo de um período específico. Pode referir-se ao ponto inicial de uma tarefa. Esta data marca o início do intervalo de tempo que está sendo analisado.
Data final: A "Data Final" nos gráficos indica o término de um período definido. Mostra o fim de uma tarefa, marcando o limite do intervalo de tempo considerado na análise.
Além disso, a maioria desses gráficos pode ser analisada em detalhes ao clicar em "Expandir", onde o sistema mostrará uma tabela com uma descrição detalhada do que está representado nos gráficos.
Da mesma forma, todas as informações mostradas no módulo podem ser baixadas ou exportadas, conforme necessário, utilizando o menu de opções adicionais que acompanha cada gráfico e tabela.