Dans Fracttal One, l’analyse de conformité des tâches planifiées est un outil essentiel pour la gestion de la maintenance. Actuellement, nous disposons de deux approches pour cette analyse : la configuration "Analyser la conformité sans restriction mensuelle" (ON), qui offre une plus grande flexibilité dans l’évaluation des périodes, et la configuration (OFF), qui fonctionne sur la base de la restriction mensuelle.
La configuration "Analyser la conformité sans restriction mensuelle" se trouve dans :
Configuration → Modules → Ordres de Travail
Configuration :
Analyser la conformité sans restriction mensuelle
Valeurs disponibles :
ON → Le calcul prend en compte toute la plage sélectionnée
OFF → Le calcul reste limité au mois calendaire
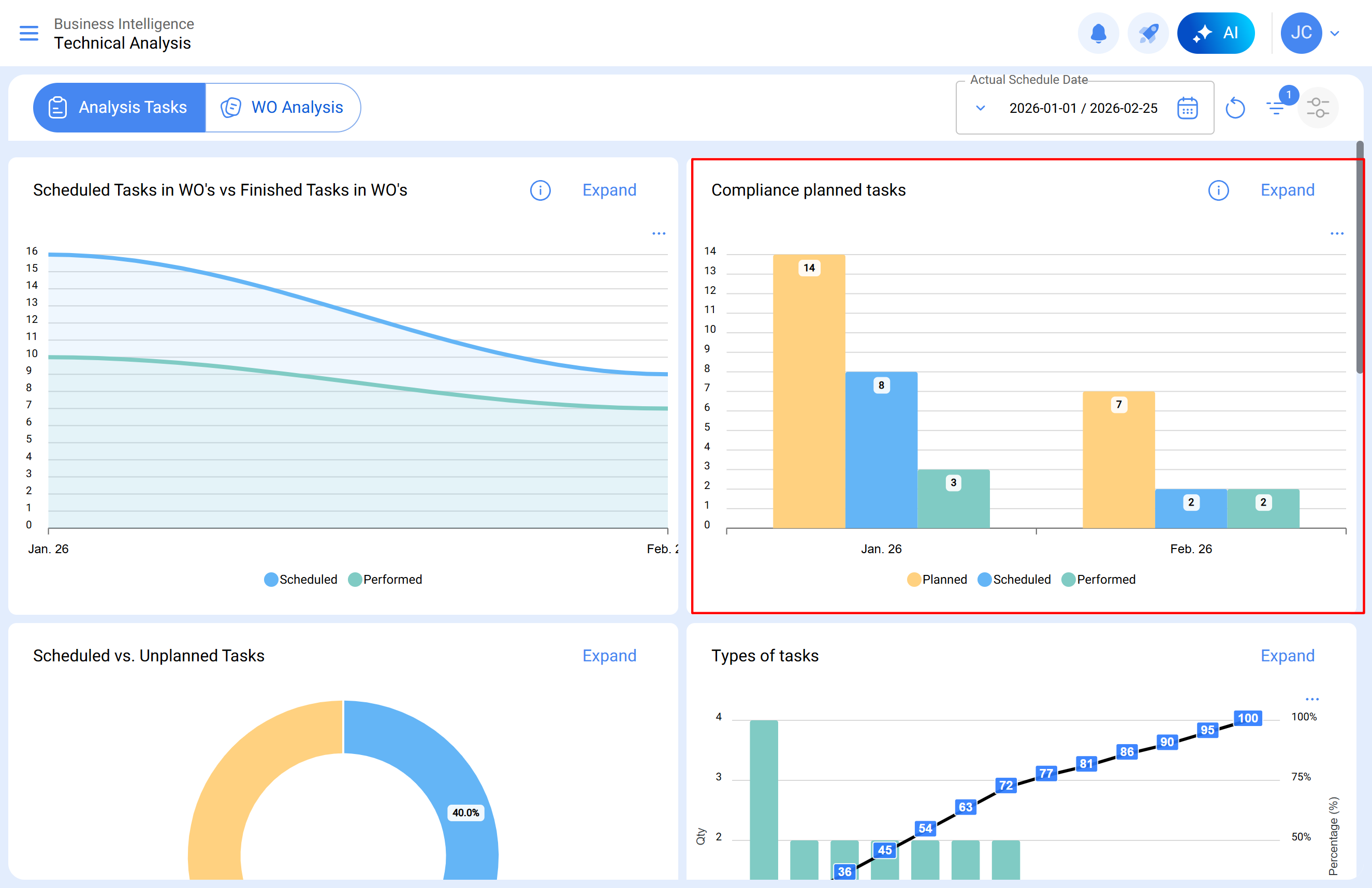
Où visualiser le graphique de conformité ?
Le graphique peut être consulté dans :
Intelligence d’Affaires → Analyse Technique → Conformité des tâches planifiées
Le graphique présente trois colonnes pour chaque mois :
Planifié
Programmé
Terminé
Même lorsqu’une plage plus large est sélectionnée, le graphique continuera d’afficher les résultats séparés par mois, uniquement à des fins de visualisation.
Différence entre la configuration activée et désactivée
La principale différence entre les deux modes réside dans la manière dont le système calcule la conformité des tâches.
Configuration activée (ON)
Lorsque la configuration est activée :
Le calcul prend en compte toute la plage de dates sélectionnée
La date de création de l’OT n’influence pas le résultat
Les tâches sont comptabilisées selon leurs dates de programmation et d’exécution
L’analyse peut être réalisée sur une plage unique de dates, même si elle couvre plusieurs mois
Cela signifie que le calcul est continu à l’intérieur de la période, même si le graphique continue d’afficher les résultats par mois.
Exemple :
Une OT créée en décembre avec une tâche programmée pour janvier et terminée en janvier.
Cette tâche sera correctement comptabilisée dans le mois de janvier, car le calcul prend en compte l’exécution dans la période analysée.
Il est recommandé d’activer la configuration lorsque :
Les OT sont créées à l’avance
Il existe des processus de maintenance préventive
Il est nécessaire d’analyser des périodes plus larges
On recherche une plus grande cohérence entre la planification et l’exécution.
Configuration désactivée (OFF)
Lorsque la configuration est désactivée :
Le calcul est limité au mois calendaire
La date de création de l’OT influence le résultat
Chaque mois doit être analysé indépendamment
Par exemple, si la plage sélectionnée est : 1er janvier – 25 février
La validation devra être réalisée séparément pour :
1er janvier – 31 janvier
1er février – 25 février
De plus, pour que les tâches soient comptabilisées, l’OT doit avoir été créée dans le mois analysé.
Il peut être utile de maintenir la configuration désactivée lorsque :
L’entreprise travaille avec des cycles opérationnels strictement mensuels
Les OT sont créées et exécutées dans le même mois
On souhaite conserver le même critère historique d’analyse
Pour une compréhension détaillée de l’analyse de conformité des tâches planifiées sous un schéma de restriction mensuelle, consultez l’article : Analyse de conformité des tâches planifiées dans Fracttal One