L'analyse de la conformité des tâches dans Fracttal One est réalisée à l'aide de graphiques mensuels. Si la plage de consultation couvre plusieurs mois, il est nécessaire de réaliser l'analyse pour chaque mois individuellement.
Le total des tâches planifiées durant le mois (Prévu).
Le nombre de tâches qui ont été envoyées à un OT durant le même mois que leur planification (Programmé).
La quantité de tâches réalisées dans des OT finalisées durant le même mois que leur planification (Finalisé).
Il est important de noter que les graphiques sont mensuels, donc si la plage de consultation couvre plusieurs mois, l'analyse doit être effectuée individuellement pour chaque mois.
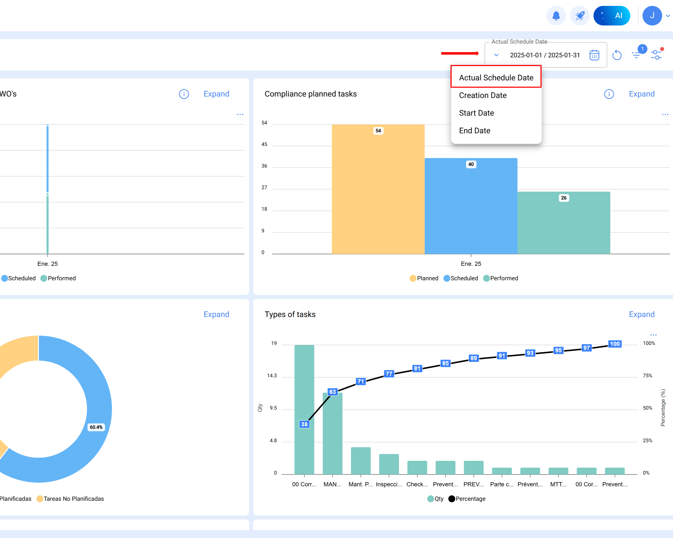
Note : Pour obtenir la référence précise de la période analysée, le filtre de date programmée doit être appliqué.
Voici un exemple pratique de l'analyse réalisée pour janvier 2025 :
Procédure
Sélectionner le mois d'analyse
Une fois la plage définie dans le module d'analyse technique, Fracttal génère automatiquement le graphique correspondant, avec les colonnes Prévu, Programmé et Finalisé.
Colonne prévu :
Représente le nombre total de tâches prévu pour le mois d'analyse.
Le calcul prend en compte :
Tâches en attente programmées en janvier (planifiées pour être exécutées ce mois-ci).
Tâches dans des OT en cours, en révision ou terminées avec une date de création antérieure (par exemple, octobre).
Tâches non commencées dans des OT terminées créées le même mois (sont soustraites du total).
Les tâches planifiées pour le mois de janvier sont calculées comme suit :
Résultat = 54 tâches planifiées
Tâches planifiées : OuiDate programmée : Du 1er au 31 janvier
Total= 14
Toutes les tâches dans des OT en cours, en révision et terminées programmées en janvier et avec une date de création de l'OT en janvier.
Filtres appliqués :
Tâches planifiées : Oui
Date programmée : Du 1er au 31 janvier
ID de l'état : En cours, en révision, terminées
Date de création de l'OT : Du 1er au 31 janvier
Total= 40
Toutes les tâches non commencées dans des OT terminées programmées en janvier et avec une date de création de l'OT en janvier.
Filtres appliqués :
Tâches planifiées : Oui
Date programmée : Du 1er au 31 janvier
ID de l'état : Terminées
État de la tâche : Non commencée
Date de création de l'OT : Du 1er au 31 janvier
Total= 0
14 + 40 - 0 = 54 tâches planifiées en janvier
Colonne programmé
Indique les tâches effectivement programmées dans des OT créées durant le même mois d'analyse.
Il est calculé comme suit :
Tâches dans des OT en cours, en révision ou terminées, programmées et créées en janvier.
Moins les tâches non commencées dans des OT terminées durant le même mois.
Tâches planifiées : Oui
Date programmée : Du 1er au 31 janvier
ID de l'état : En cours, en révision, terminées
Date de création de l'OT : Du 1er au 31 janvier
Total = 40
Toutes les tâches non commencées dans des OT terminées programmées en janvier et avec une date de création de l'OT en janvier.
Filtres appliqués :
Tâches planifiées : Oui
Date programmée : Du 1er au 31 janvier
ID de l'état : Terminées
Date de création de l'OT : Du 1er au 31 janvier
État de la tâche : Non commencée
Total = 0
40-0 = 40 tâches programmées en janvier
Colonne finalisé
Reflète le nombre de tâches exécutées et clôturées durant le mois étudié.
Il est calculé sur la base de :
Tâches programmées, commencées et terminées en janvier, dans des OT clôturées créées un mois auparavant (par exemple, octobre).
Moins les tâches non commencées dans des OT clôturées créées le même mois.
Tâches planifiées : Oui
Date programmée : Du 1er au 31 janvier
ID de l'état : Terminées
Date de début : Du 1er au 31 janvier
Date de fin : Du 1er au 31 janvier
Date de création de l'OT : Du 1er au 31 janvier
Total = 26
Toutes les tâches non commencées dans des OT clôturées, programmées en janvier et avec une date de création de l'OT en janvier.
Filtres appliqués :
Tâches planifiées : Oui
Date programmée : Du 1er au 31 janvier
ID de l'état : Terminées
État de la tâche : Non commencée
Date de création de l'OT : Du 1er au 31 janvier
Total = 0
26 = 26 tâches finalisées en janvier