En Fracttal One, el análisis de cumplimiento de tareas planificadas es una herramienta esencial para la gestión del mantenimiento. Actualmente, disponemos de dos enfoques para este análisis: la configuración "Analizar cumplimiento sin restricción mensual" (ON), que ofrece mayor flexibilidad en la evaluación de períodos, y la configuración (OFF), que opera con base en la restricción mensual.
La configuración "Analizar cumplimiento sin restricción mensual" se puede encontrar en:
Configuración → Módulos → Órdenes de Trabajo
Configuración:
Analizar cumplimiento sin restricción mensual
Valores disponibles:
ON → El cálculo considera todo el rango seleccionado
OFF → El cálculo permanece restringido al mes calendario
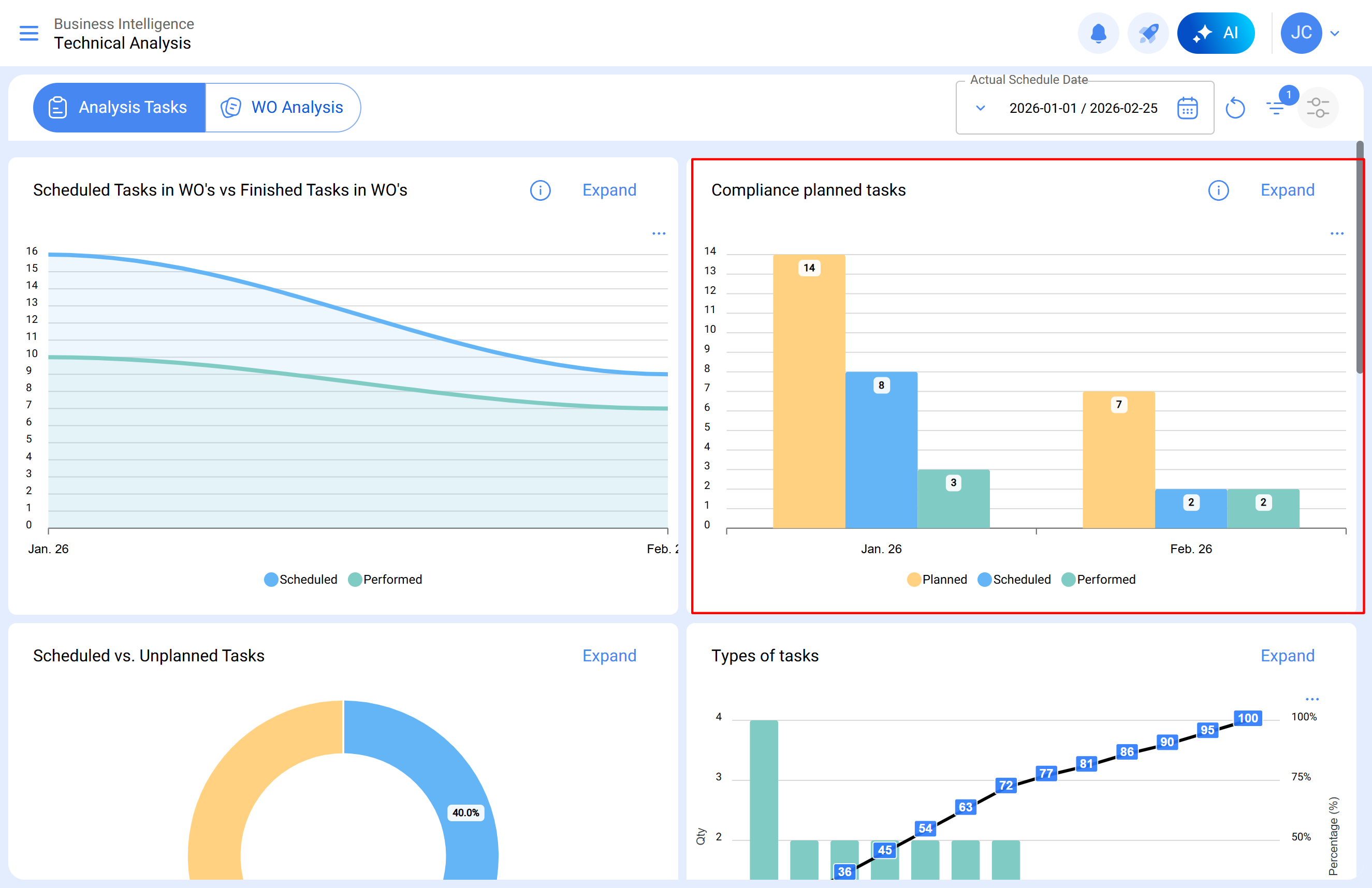
¿Dónde visualizar el gráfico de cumplimiento?
El gráfico puede consultarse en:
Inteligencia de Negocios → Análisis Técnico → Cumplimiento de tareas planificadas
El gráfico presenta tres columnas para cada mes:
Planeado
Programado
Finalizado
Incluso cuando se selecciona un rango mayor, el gráfico continuará mostrando los resultados separados por mes, únicamente con fines de visualización.
Diferencia entre la configuración activada y desactivada
La principal diferencia entre ambos modos está en cómo el sistema calcula el cumplimiento de las tareas.
Configuración activada (ON)
Cuando la configuración está activada:
El cálculo considera todo el rango de fechas seleccionado
La fecha de creación de la OT no influye en el resultado
Las tareas se contabilizan según sus fechas de programación y ejecución
El análisis puede realizarse en un único rango de fechas, incluso si abarca varios meses
Esto significa que el cálculo es continuo dentro del período, aunque el gráfico continúe mostrando los resultados por mes.
Ejemplo:
Una OT creada en diciembre con una tarea programada para enero y finalizada en enero.
Esta tarea se contabilizará correctamente en el mes de enero, ya que el cálculo considera la ejecución dentro del período analizado.
Se recomienda activar la configuración cuando:
Las OTs se crean con anticipación
Existen procesos de mantenimiento preventivo
Es necesario analizar períodos más amplios
Se busca mayor coherencia entre la planificación y la ejecución.
Configuración desactivada (OFF)
Cuando la configuración está desactivada:
El cálculo queda restringido al mes calendario
La fecha de creación de la OT influye en el resultado
Cada mes debe analizarse de forma independiente
Por ejemplo, si el rango seleccionado es: 1 enero – 25 febrero
La validación deberá realizarse por separado para:
1 enero – 31 enero
1 febrero – 25 febrero
Además, para que las tareas sean contabilizadas, la OT debe haber sido creada dentro del mes analizado.
Puede ser útil mantener la configuración desactivada cuando:
La empresa trabaja con ciclos operativos estrictamente mensuales
Las OTs se crean y ejecutan dentro del mismo mes
Se desea mantener el mismo criterio histórico de análisis
Para una comprensión detallada del análisis de cumplimiento de tareas planificadas bajo un esquema de restricción mensual, consulte el artículo: Análisis de cumplimiento de tareas planificadas en Fracttal One