Para acceder solo se debe ingresar al menú principal y buscar el módulo de “Inteligencia de Negocios”.
Al hacer clic se desplegarán todos los submódulos asociados y se debe hacer nuevamente clic en “Análisis Técnico” para que finalmente se muestre la ventana con la sección de análisis técnico.
En este módulo se encuentran varias gráficas que permitirán analizar el cumplimiento de tareas, OTs entre otras opciones que explicaremos de acuerdo al submódulo.
Submódulo de análisis de tarea
En este submódulo se encuentran varias gráficas que permitirán analizar el cumplimiento de tareas programadas y realizadas, el cumplimiento de tareas planificadas, tareas planificadas vs no planificadas, tipos de tareas, análisis de reprogramación de tareas, análisis de pausa de tarea en OTS, entre otras opciones que explicaremos a continuación:
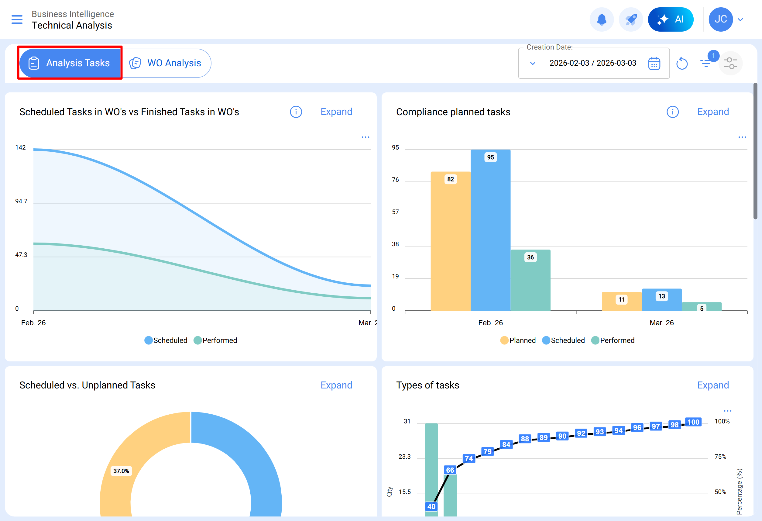
Tareas programadas en OTs vs Tareas en Ots Realizadas
Gráfico de tipo área que permite visualizar de manera clara la evolución en el tiempo de las órdenes de trabajo programadas frente a las finalizadas, destacando las diferencias acumuladas entre ambas categorías en función de su fecha.
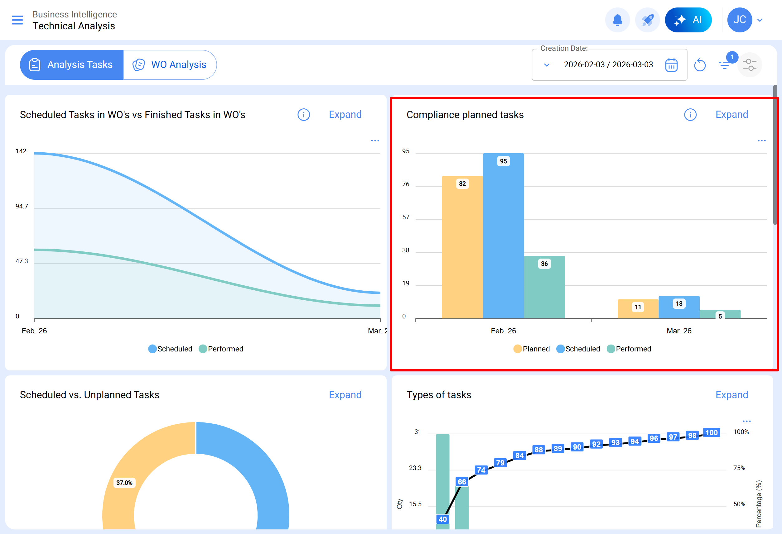
Cumplimiento de trabajos planificados
Gráfica de tipo barras, la cual permite contrastar rápidamente el cumplimiento mes a mes en función de las tareas que han sido planeadas, programadas y finalizadas, teniendo presente que dichas tareas no son acumulativas (no se extrapolan tareas a meses siguientes), ya que es una gráfica de cumplimiento de tareas mensuales.
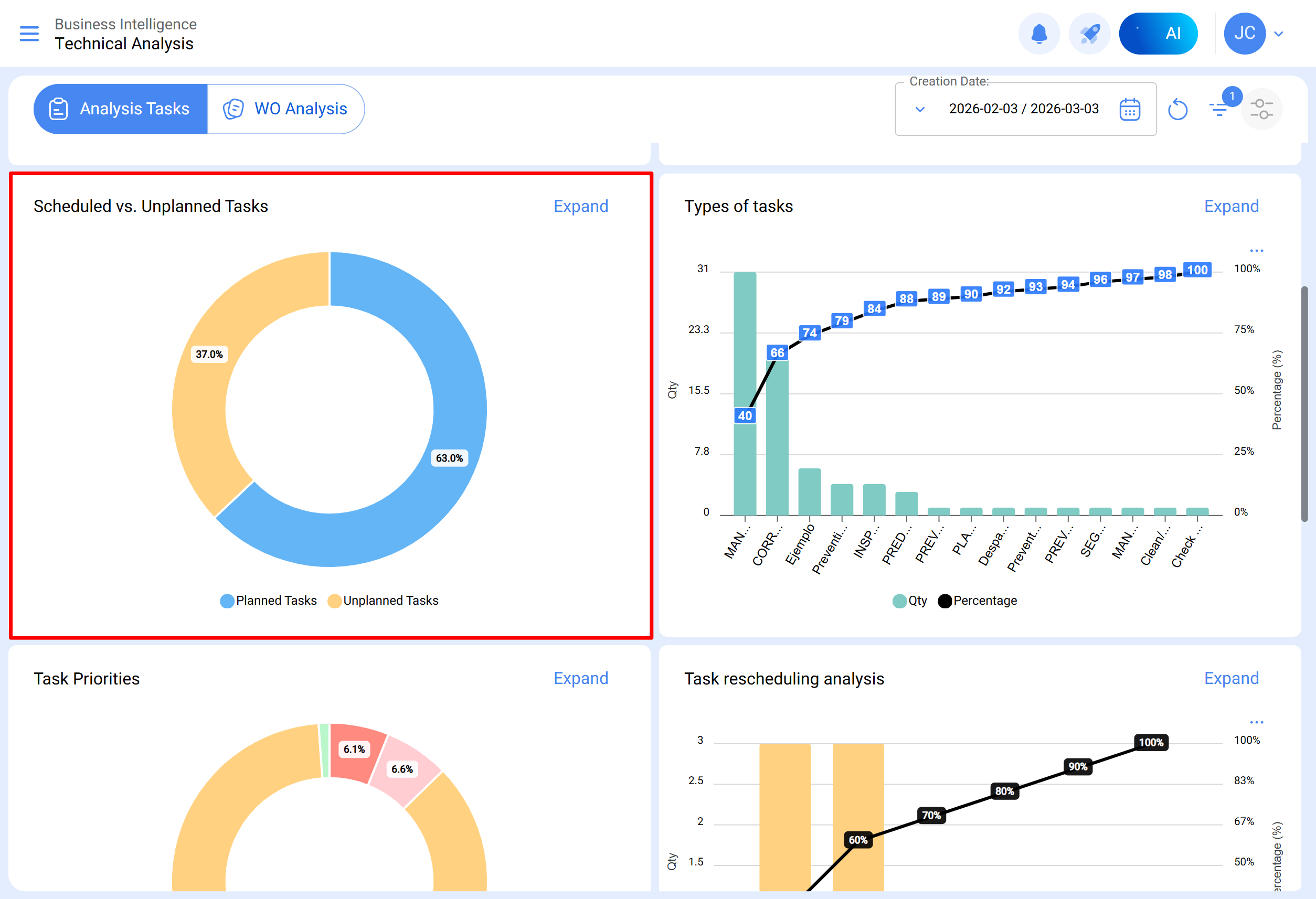
Tareas planificadas vs No planificadas
Gráfica de tipo torta en donde se puede comparar porcentualmente la cantidad de tareas planificadas versus no planificadas.
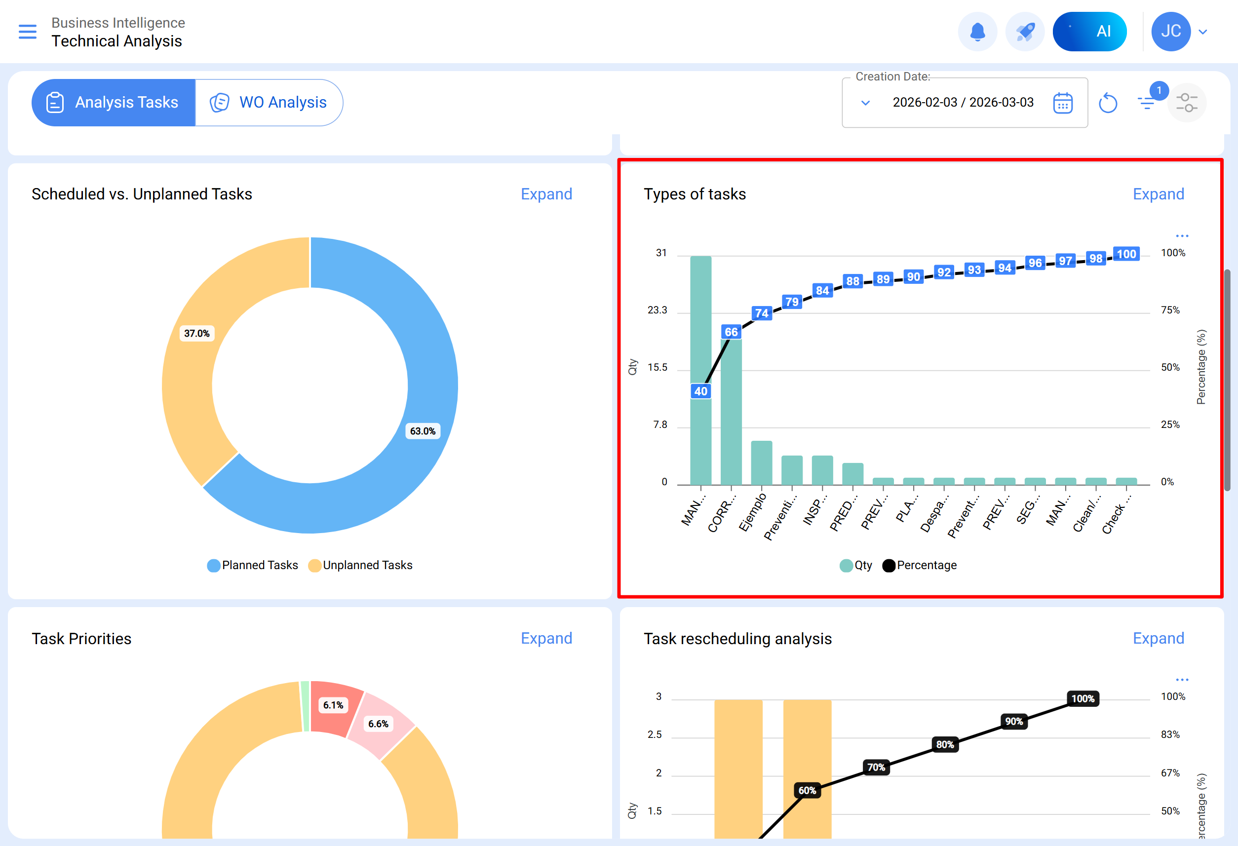
Tipos de tareas
Diagrama de Pareto el cual permite clasificar gráficamente la información de forma porcentual y numérica con el fin de resaltar cuales son los tipos de tareas con mayor impacto en la gestión de tareas.
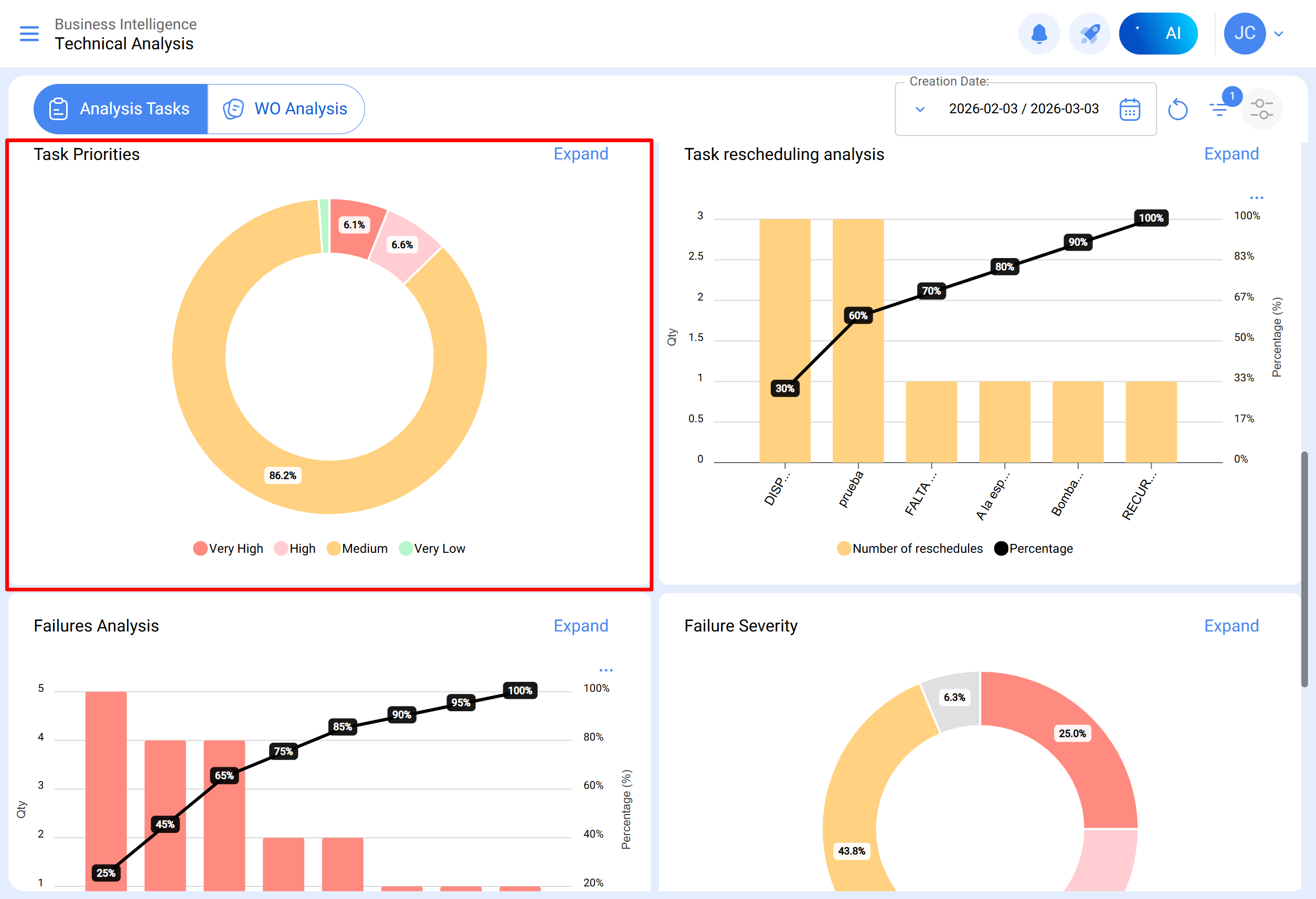
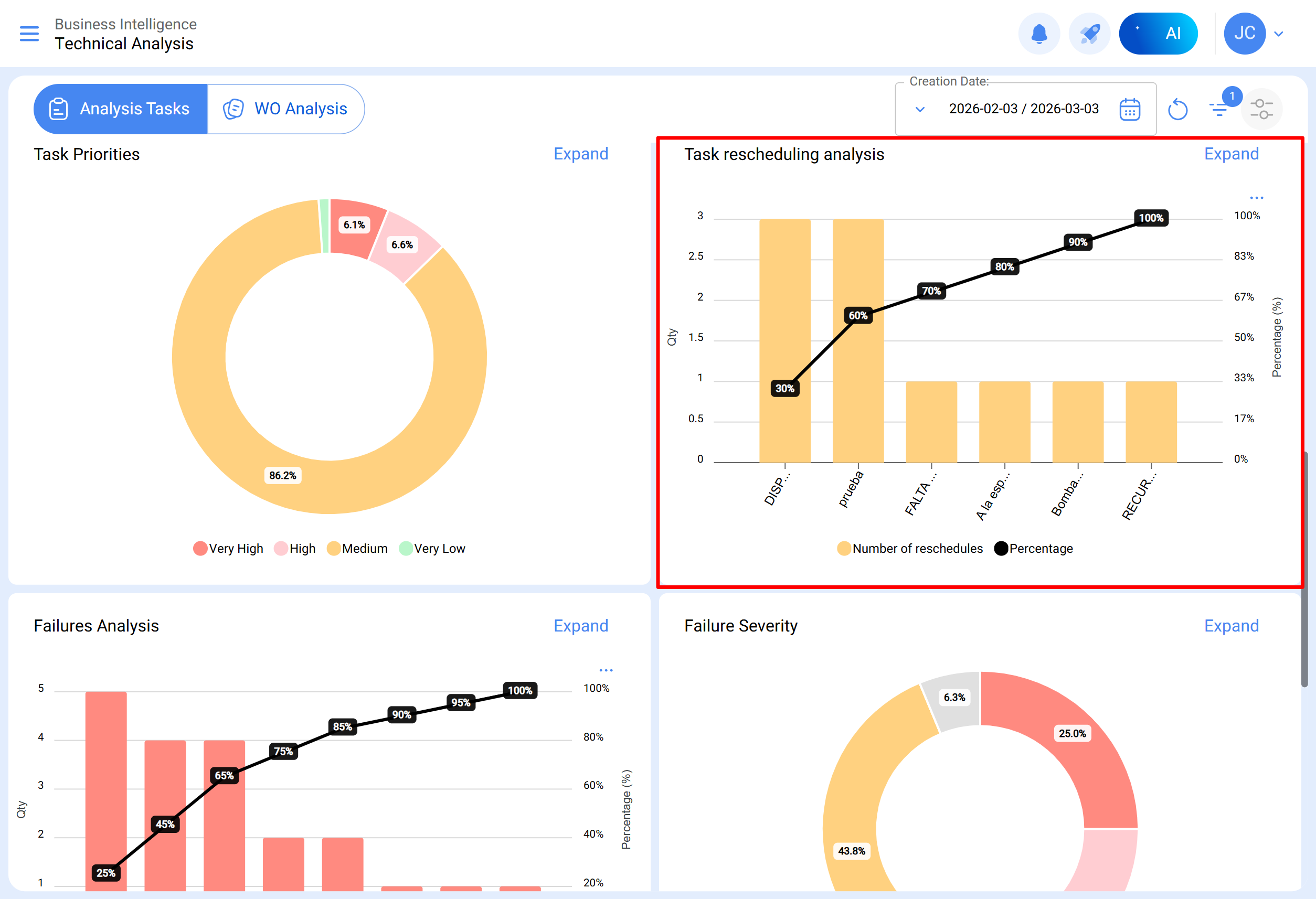
Prioridades en tareas
Gráfico de tipo torta que representa la distribución porcentual de las tareas programadas en OTs abiertas, clasificadas según su nivel de prioridad. Este gráfico permite identificar rápidamente qué proporción de las tareas en OTs en proceso o en revisión corresponde a cada categoría de prioridad.
Análisis de reprogramación
Este gráfico de barras se centra en las razones más comunes por las cuales una tarea no se lleva a cabo. Cada motivo debe ingresarse desde el módulo de configuración, opción catálogos auxiliares. Se recomienda evitar el uso de palabras que dispersen la información.
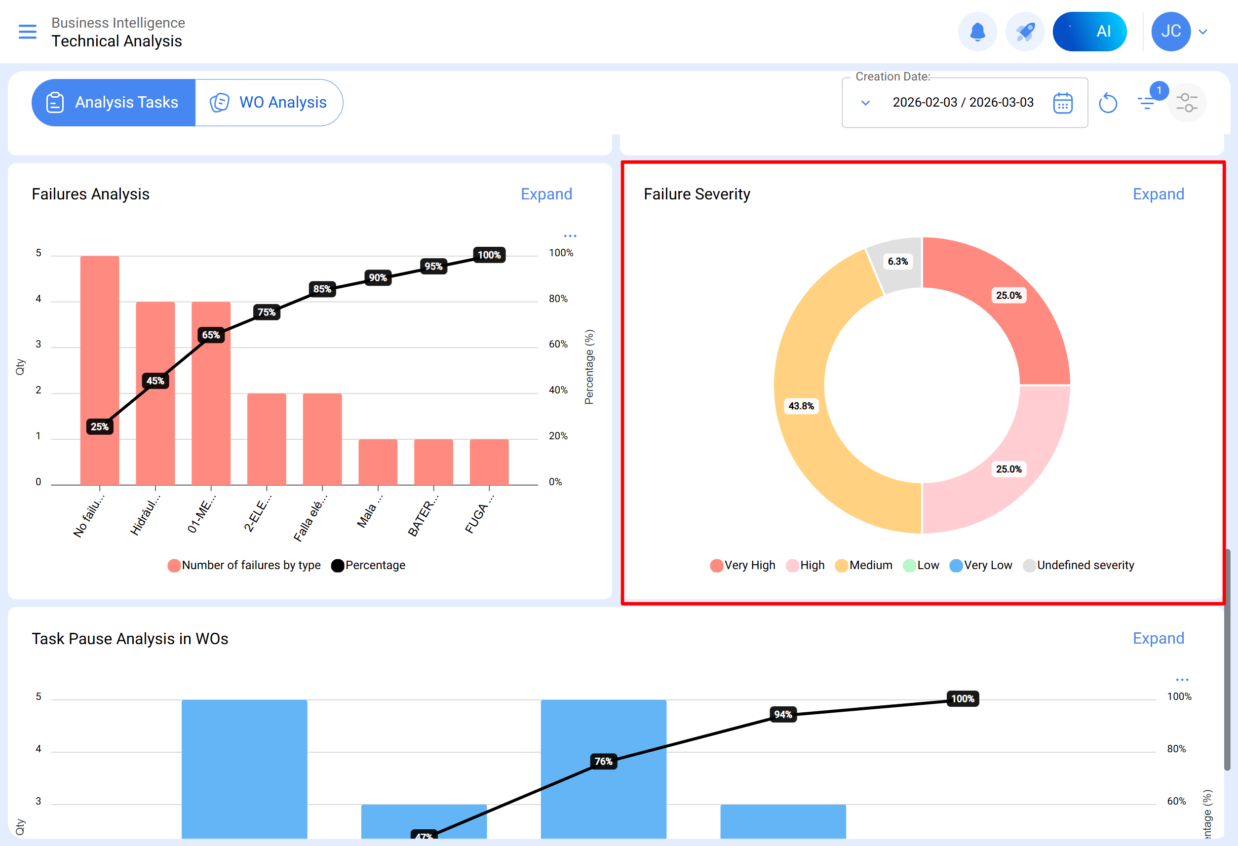
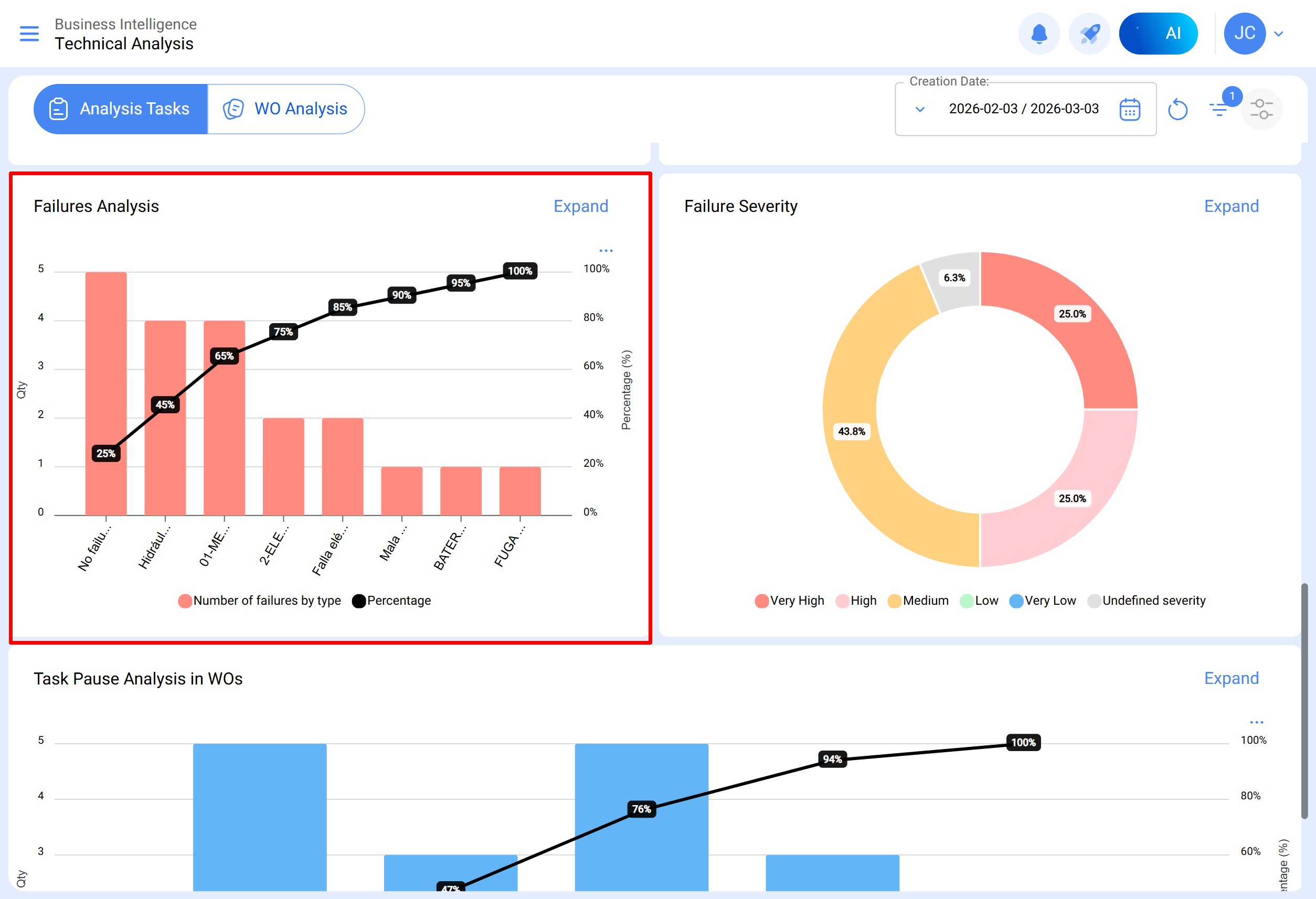
Análisis de fallas
Se aborda el gráfico que analiza las fallas más comunes en el área de mantenimiento. Las fallas deben agregarse desde el módulo de configuración, opción catálogo auxiliar. Es esencial evitar nombres repetitivos o sinónimos para mantener la coherencia de la información.
Causa de la falla
Gráfico de barras que desglosa las principales causas asociadas a cada tipo de falla reportada, permitiendo identificar visualmente las causas más frecuentes y su relación con los distintos tipos de fallas. Para su visualización se debe hacer clic sobre la barra del tipo de falla que se desee analizar.
Severidad de las fallas
Gráfico de tipo torta que ilustra la distribución porcentual y las cantidades de fallas clasificadas según su severidad.
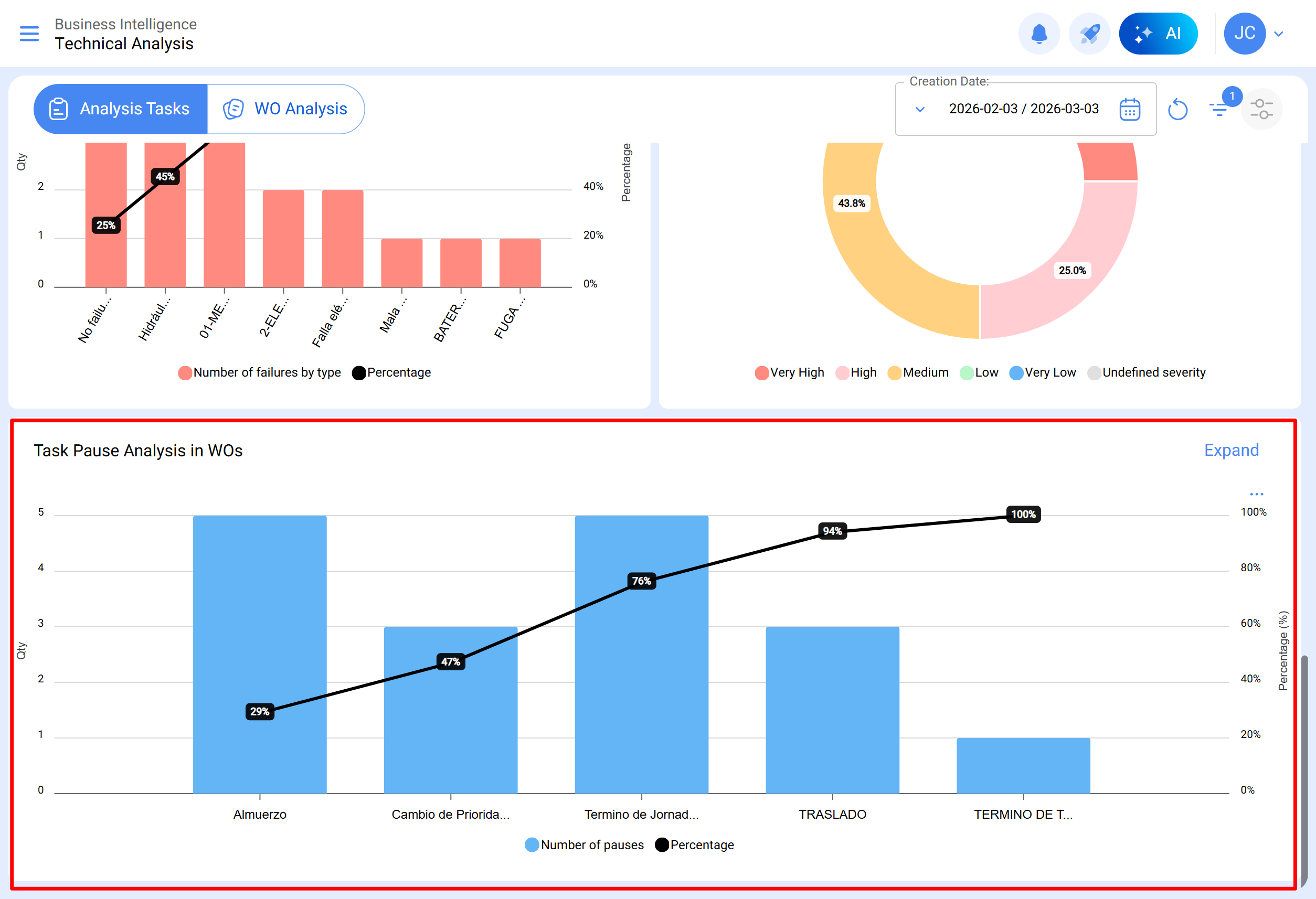
Análisis de pausa de tareas en OTs
Este análisis se enfoca en las pausas más comunes durante el mantenimiento. Las pausas deben agregarse desde el módulo de configuración, opción catálogo auxiliar. Se aconseja evitar repeticiones y sinónimos para mantener la coherencia de la información.
Submódulo Análisis de OTs
En el submódulo de análisis de órdenes de trabajo se emplean diversos gráficos representativos que, mediante un análisis preciso, permiten tomar decisiones asertivas a mediano y largo plazo. Estos gráficos incluyen la comparación entre tareas programadas en OTS, tareas realizadas, tareas creadas, motivos de cancelación, etc. Es crucial que la información inicialmente consolidada contenga palabras clave, evitando repeticiones y variaciones en las definiciones para mantener la precisión.
OTs creadas vs OTs finalizadas
Gráfico de tipo área que muestra la evolución temporal de la cantidad de órdenes de trabajo creadas y finalizadas durante un periodo específico, permitiendo identificar tendencias y comparar el ritmo de creación y finalización de las OTs.
Motivo de cancelación de OTs
Visualiza los motivos de cancelación más comunes. Estos motivos se pueden agregar desde el módulo de configuración, opción catálogos auxiliares, evita repeticiones y sinónimos al momento de crear los motivos, ya que puede distorsionar la información.
Calificación de OTs
Muestra la calificación otorgada a técnicos o responsables directos, reflejando la calidad del servicio. Se recomienda establecer una cultura de calificación en el área.
Información detallada de OTs
Presenta un histórico de las órdenes de trabajo, incluyendo datos como paro de equipo, tiempo de paro, responsable creador, prioridad, nota de clasificación 1 y 2, activador, calificación de la OT, número de solicitud, motivos de cancelación, recurso humano, servicios utilizados, horas totales y costo total.
Al seleccionar una OT, se visualiza de la siguiente manera:
En el módulo de análisis técnico, se puede agrupar la información en gráficos según diferentes parámetros como:
- Fecha programada: En el contexto de los gráficos, la "Fecha Programada" se refiere al momento planificado o proyectado para llevar a cabo una tarea, actividad o proceso específico. Esta fecha indica la programación previa establecida para ejecutar una acción determinada en el tiempo.
- Fecha de creación: La "Fecha de Creación" en los gráficos se refiere al instante en el cual se generó o se creó inicialmente un elemento, como una orden de trabajo, una tarea o cualquier otro componente. Es la marca temporal que indica el inicio de la existencia de dicho elemento.
- Fecha inicial: La "Fecha Inicial" en la interfaz de gráficos indica el comienzo de un periodo específico. Puede referirse al punto inicial de una tarea, un proyecto o cualquier otro evento. Esta fecha marca el inicio del intervalo de tiempo que se está analizando.
- Fecha final: La "Fecha Final" en los gráficos señala el término de un periodo definido. Indica el final de una tarea, proyecto o cualquier evento, marcando el límite del intervalo de tiempo bajo consideración en el análisis.
Además, la mayoría de estas gráficas se pueden analizar en detalle al hacer clic en “Ver Más”, donde el sistema mostrará una tabla con una descripción detallada de lo mostrado en las gráficas.
Igualmente, toda la información mostrada en el módulo se puede descargar o exportar, según corresponda, haciendo uso del menú de opciones adicionales que acompañan cada gráfica y tabla.